Table of Contents
Table of Contents
Explore an impartial compilation of the leading network testing tools, where the prominence of smaller companies isn't overshadowed by promotions or exorbitant prices. Our all-encompassing guide encompasses every key player in the industry, guaranteeing an equitable comparison tailored to your IT requirements, devoid of financial influence.
Familiar with network testing tools and solely interested in our comprehensive list? Jump straight to our table of contents, but beware of missing out on the finest offerings available.
Network Monitoring Tools:
- Obkio
- PingPlotter
- Nagios
- SolarWinds Network Performance Monitor
- PRTG Network Monitor
- ntopng
- Zabbix
- Manage Engine OPManager
- NetCrunch
- NetBalancer
Network Testing and Performance Tools:
Network Discovery and Scanning Tools:
In today's interconnected world, maintaining optimal network performance is crucial for businesses and individuals alike. Whether you're a network administrator, IT professional, or simply someone who relies on a stable and efficient network, having the right tools at your disposal is essential. But with a multitude of options available, it can be overwhelming to determine which network testing tools are truly the best for optimizing performance.
That's why we have curated this comprehensive guide featuring the 30 best network testing tools. What sets our list apart is our commitment to providing an unbiased and fair assessment. We have taken great care to ensure that smaller companies are not overshadowed by promotions or high prices, allowing every player in the industry to have a fair comparison. Our goal is to equip you with the knowledge and insights needed to make informed decisions that meet your specific IT needs.
Whether you're looking to monitor network performance, diagnose issues, measure bandwidth, or conduct comprehensive testing, this list has got you covered. From established industry leaders to emerging innovative solutions, we have included a diverse range of tools that excel in different aspects of network testing. Each tool has been carefully evaluated based on its features, reliability, ease of use, and overall performance.
So, whether you're seeking a network monitoring tool, a performance testing solution, or a troubleshooting aid, this guide will provide you with a wealth of options to choose from. Are you ready to discover the top network testing tools that can unlock optimal performance for your network? Let's dive into the list and explore the possibilities that await!
Network testing refers to the process of assessing and evaluating the performance, functionality, and reliability of a computer network. It involves conducting various tests and measurements to analyze different aspects of the network, such as bandwidth, latency, packet loss, throughput, and network responsiveness.
The primary goal of network testing is to ensure that the network infrastructure meets the required standards and performs optimally under normal and peak load conditions. It helps identify potential issues, bottlenecks, and vulnerabilities within the network, allowing network administrators to make informed decisions for improvement and optimization.
Learn how to perform network testing using Network Monitoring tools to test network performance, and identify network bugs and issues.
Learn moreNetwork testing tools are software applications or hardware devices designed to facilitate the testing, monitoring, and analysis of computer networks. These tools provide network administrators, IT professionals, and system engineers with the necessary capabilities to assess various aspects of network performance, functionality, and security.
Network testing tools come in different forms and offer a wide range of functionalities. In this article, we’re going to be separating and talking about these different categories of network testing tools:
- Network Monitoring Tools: These tools focus on monitoring network performance metrics and providing real-time visibility into the health and status of network devices. They help track bandwidth utilization, uptime, response times, and other key performance indicators. Network monitoring tools are crucial for proactive performance management, identifying bottlenecks, and ensuring optimal network operation.
- Network Testing and Performance Tools: This category comprises tools specifically designed for testing and evaluating network performance. They allow you to measure parameters such as latency, throughput, packet loss, and jitter. These tools are used to assess network capacity, identify performance issues, and benchmark the network against expected performance standards.
- Network Troubleshooting Tools: Troubleshooting tools help in diagnosing and resolving network issues. They assist in capturing and analyzing network packets, identifying network congestion, pinpointing latency or connectivity problems, and detecting anomalies. Troubleshooting tools are essential for resolving network performance issues promptly and effectively.
- Network Discovery and Scanning Tools: These tools aid in network discovery and mapping. They help identify devices connected to the network, gather information about their IP addresses, MAC addresses, open ports, and services running on them. Network discovery and scanning tools are useful for understanding the network topology and identifying potential security risks or unauthorized devices.
- DNS Testing Tools: DNS testing tools focus on evaluating the performance and reliability of the DNS (Domain Name System). They measure DNS response times, resolve time, and assess the DNS infrastructure's overall efficiency. These tools help identify DNS-related issues and ensure proper DNS resolution, which is crucial for accessing websites and services on the Internet.
These tools offer a range of capabilities for monitoring, testing, troubleshooting, and optimizing network performance. Choose the tools that best suit your needs and objectives to ensure an efficient and high-performing network.
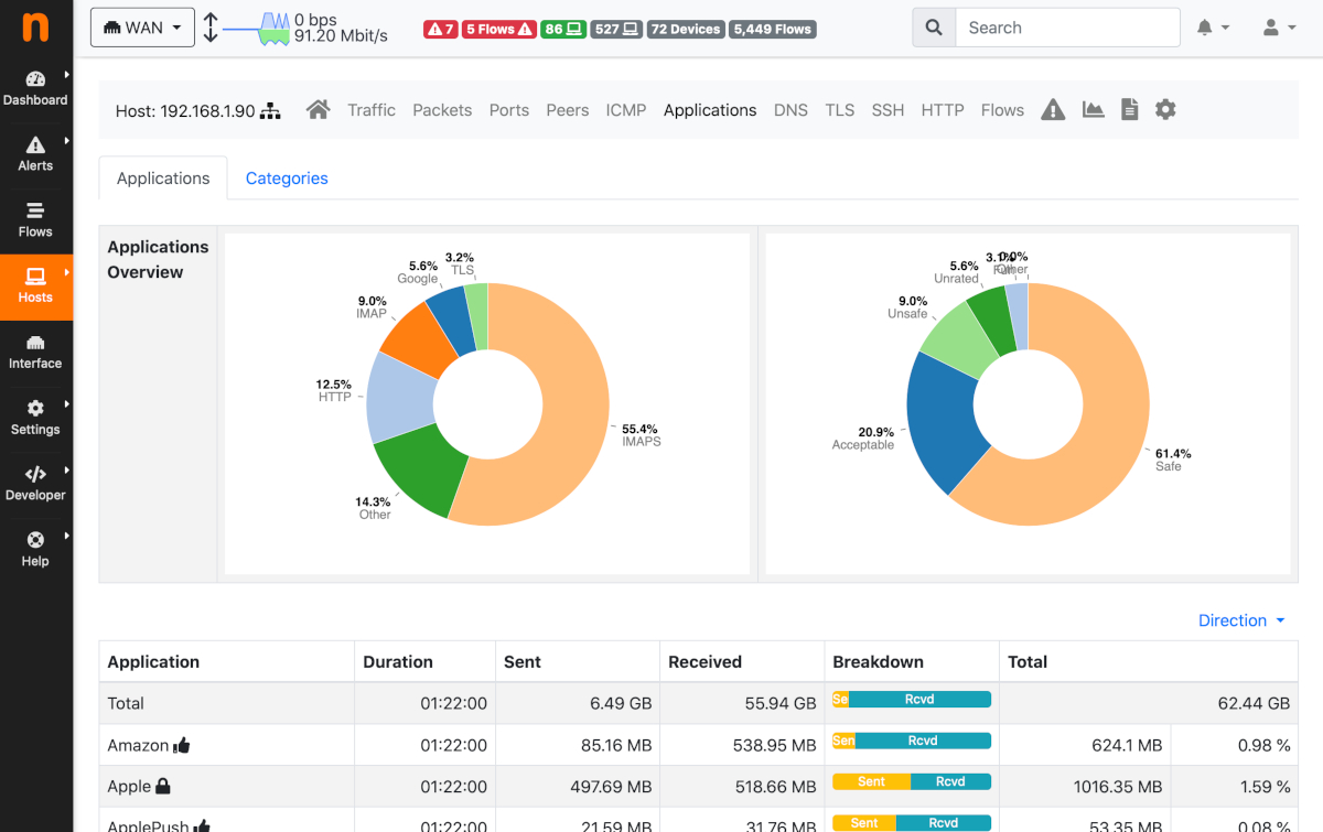
Screenshot from Obkio's Network Monitoring & Testing Tool
When it comes to network testing, having the right set of tools is crucial for accurately assessing and optimizing network performance. Network testing tools offer a range of features and functionalities that enable network administrators, IT professionals, and system engineers to effectively evaluate various aspects of a computer network. These tools provide the means to measure performance metrics, diagnose issues, simulate network conditions, and ensure the security and reliability of the network infrastructure.
Common features of network testing tools may vary depending on the specific tool and its purpose. However, here are some common features you may find in network testing tools:
- Test and Measurement: Network testing tools provide the ability to perform various tests and measurements to assess network performance. This includes measuring parameters such as latency, throughput, packet loss, jitter, bandwidth utilization, and response times.
- Monitoring and Reporting: Tools often include real-time monitoring capabilities to track network metrics and provide visual representations or reports of network performance. This helps in identifying trends, anomalies, and potential issues.
- Traffic Generation and Simulation: Some tools allow the generation of synthetic network traffic to simulate real-world scenarios, test network capacity, and evaluate performance under different traffic conditions.
- Protocol Analysis: Network testing tools may offer protocol analyzers or packet sniffing capabilities to capture and analyze network packets. This helps in troubleshooting connectivity issues, identifying protocol-specific problems, and detecting security threats.
- Security Assessment: Many network testing tools include features for security assessments, such as vulnerability scanning, penetration testing, and security policy compliance checks. They help identify vulnerabilities and weaknesses in the network infrastructure.
- Reporting and Visualization: Tools often provide reporting capabilities to summarize test results, monitor historical trends, and present data in visual formats such as graphs, charts, and dashboards. This facilitates analysis and communication of network performance.
- Configuration Management: Some network testing tools offer configuration management features to manage network device configurations, automate changes, and ensure consistency across the network.
- Integration and Compatibility: Many tools are designed to integrate with existing network management systems, monitoring platforms, or other network devices. This enables seamless integration into the network environment and enhances overall network management capabilities.
- Scalability and Performance: Network testing tools should be capable of handling large-scale networks and high traffic volumes. They should be able to scale to meet the needs of growing networks without compromising performance.
- Ease of Use and User Interface: User-friendly interfaces and intuitive workflows make it easier for network administrators to configure and operate the tools effectively.
These are some of the common features you may come across in network testing tools. The specific features may vary depending on the tool's purpose, complexity, and intended use case.
Welcome, esteemed readers, to the highly anticipated revelation you've been eagerly awaiting – the moment when we present our all-encompassing and impartial list. In the vast realm of network testing, we recognize the overwhelming challenge of discovering the ideal solution that perfectly suits your distinct requirements. But fret not, as we have undertaken extensive research and curation to assemble this comprehensive inventory, empowering you to navigate through the multitude of network testing tools available.
So, fasten your seat belts and embark on this exhilarating expedition with us as we delve into a diverse array of network testing tools, each meticulously tailored to cater to various scenarios. Rest assured, our quest is to assist you in finding your ultimate match amidst this labyrinthine landscape!
For network test tool Vendors: If you represent a network testing tool that is not listed or want to improve your current listing, feel free to send your information to info@obkio.com.
For Customers:
I want to acknowledge that we have placed our own company at the top of this list as this market assessment took us weeks to collect all the data and conduct thorough evaluations. This is my biased part, but we stand by our expertise and the quality of our research and assessment process.
To provide a comprehensive and accurate list of network testing tools, we have collected information available from the vendor website, information they agreed to share (we tried) and information available on other websites. This information has been carefully compiled. We believe that this approach helps to provide an unbiased and informative overview of the various solutions available in the market.
For each Network Testing Tool, you’ll see the following information:
- Pricing: Information about the Network Monitoring Tool Pricing model and options, including a free trial and personalized quotes.
- User Interface: Screenshots of the Network Testing Tool user interface to provide an idea of its design and layout.
- User Reviews: Feedback from the Network Testing Tool users on top platforms to help assess the platform's strengths and weaknesses.
- Positive Comments: The top positive comments from the Network Testing Tool users, highlighting the platform's strengths and advantages.
- Negative Comments: The top negative comments from the Network Testing Tool users, highlighting the platform's weaknesses and drawbacks.
- Demo Video: A video showcasing the Network Testing Tool' features and functionality to give a better understanding of what the platform can do.
We apologize in advance if some vendors have a shorter section due to limited public information and delayed responses. We made every effort to gather as much information as possible.
As mentioned before, the list will be split in the following categories:
- Network Monitoring Tools
- Network Testing and Performance Tools
- Network Discovery and Scanning Tools:
In the world of network testing, one category of tools that plays a crucial role is network monitoring tools. Network monitoring tools not only act as essential instruments for monitoring the health and performance of a computer network but also serve as valuable components in network testing activities. These tools provide network administrators and IT professionals with real-time visibility into the network infrastructure, allowing them to proactively identify and address potential issues that could impact network performance.
At their core, network monitoring tools continuously observe network devices, traffic patterns, and performance metrics to ensure smooth network operations. They monitor crucial parameters such as bandwidth utilization, latency, response times, packet loss, and other key performance indicators. By collecting and analyzing this data, network monitoring tools enable administrators to detect anomalies, spot trends, and gain insights into the overall network performance.
While network monitoring tools primarily focus on observing and reporting on network conditions, they also serve as valuable network testing tools. Through their monitoring capabilities, these tools facilitate the measurement and assessment of network performance. By monitoring various metrics, administrators can establish baseline performance levels, identify deviations, and track the impact of changes or optimizations made to the network.
Moreover, network monitoring tools often offer additional features that enhance their testing capabilities. They may provide historical data analysis, trend visualization, customizable reports, and alerts for performance thresholds. Some advanced tools even incorporate network diagnostic functionalities such as traceroutes, packet captures, and performance heatmaps, enabling administrators to pinpoint the root causes of performance issues and streamline troubleshooting efforts.
In summary, network monitoring tools act as indispensable network testing tools by continuously monitoring and providing insights into the performance of a computer network. They enable administrators to assess network health, measure key performance metrics, detect anomalies, and optimize network performance. By combining monitoring and testing functionalities, these tools empower network professionals to ensure the smooth and efficient operation of their networks.
Obkio is a network performance monitoring and network testing tool that helps businesses monitor the performance of their network infrastructure and applications. With Obkio, users can monitor network metrics, including latency, packet loss, and network jitter, and troubleshoot network issues in real-time to ensure optimal network performance.
The Obkio platform includes multiple network and network testing monitoring tools, such active monitoring agents, synthetic traffic, network performance reporting, network metric measurement, and network testing with tools like traceroutes and Speed Tests that help users identify and diagnose network issues quickly. The platform's user-friendly interface provides real-time insights into network performance, enabling users to detect and address issues before they impact end-users.
Obkio is designed to be easy to deploy and use, with a simple setup process and an intuitive interface that requires minimal training. The platform is suitable for organizations of all sizes and can be used across various industries, including professional services, manufacturing, finance and more.
Overall, Obkio is an effective and reliable network performance monitoring and network testing tool that can help organizations proactively manage their network infrastructure and ensure optimal performance for end-users.
Obkio's pricing information is available on their website. They offer a range of pricing plans based on the number of agents required to monitor a network. The pricing is flexible, and the cost per agent decreases as the number of agents increases. Additionally, Obkio offers a free trial for organizations to test out the platform and determine if it meets their needs before committing to a paid plan.
- Free : 2 Agents |Â 1 Device |Â 1 User (Limited Functionality)
- $399 / month : 10 Agents | 5 Devices | 2 Users
- $699 / month : 10 Agents | 10 Devices | 5 Users
- Additional Fees for Additional Agent ($39 or $65 / month), Device ($16 or $20 / month) and User ($26 / month)
Obkio offers good news for its customers: its network performance monitoring solution comes with a straightforward pricing model that requires no hour-long training or assistance from their sales team to understand. We don't have hidden charges or fees, Obkio's pricing is based on a flat monthly fee per monitoring agent, device and users, with no additional costs based on data usage, bandwidth, or other metrics hard to estimate. This transparent pricing model makes it easy for customers to budget for their network monitoring costs without worrying about unexpected charges.
In fact, users can leverage Obkio's Price Calculator to build your custom plan, and get a customized quote that you can use for your business' budgetting and planning needs.
Learn more here : https://obkio.com/pricing/
Free Trial: https://obkio.com/signup/
Put It to the Test: Trying Is the Ultimate Way to Learn!
Networks may be complex. But Obkio makes network monitoring easy. Monitor, measure, pinpoint, troubleshoot, and solve network problems with Obkio's free 14-day trial.
- 14-day free trial of all premium features
- Deploy in just 10 minutes
- Monitor performance in all key network locations
- Measure real-time network metrics
- Identify and troubleshoot live network problems
Obkio’s Customer Service and Support:
We do support a bit differently at Obkio: the same engineers who build Obkio day-in and day-out are the same people you engage with on our support channels.
Documentation & Forums: Check out our Documentation Center for a variety of articles on how Obkio's solutions work. There is also a community-based Forum where you will be able to get some help and participate in discussions.
Support Team: You can also reach our support team at support@obkio.com or by using the chat icon at the bottom right of this page. The Support Team is usually available to chat from Monday to Friday, 9am to 5pm EST, but you can give it a try at any time, you could be surprised!
The support team answered the chat within minutes for a support question.
Dedicated Support: We offer dedicated support options for Enterprise customers. This includes in-depth account analysis with online Zoom meetings for private training and onboarding. Contact us to learn more.
The Obkio platform is designed to have a user-friendly interface that makes it easy for users to navigate and access the network monitoring and testing features. The interface is intuitive and provides real-time insights into network performance, enabling users to detect and troubleshoot network issues quickly.









Be guided through how to identify and troubleshoot network problems with Obkio’s Network Monitoring app tour and features through screenshots.
Learn more- Capterra/GetApp/Software Advice 4.9 (52 Reviews)
- Gartner 4.7 (7 Reviews)
- G2 4.9 (10 Reviews)
- SourceForge 5 (6 Reviews)
"Obkio was very easy to deploy and use, providing detailed network performance visibility without needing access to network equipment."
"Obkio is so user friendly and has so much power in simple views that has not only met our expectations and needs but is giving our organization added value in our Operations and Project teams."
"The team behind Obkio is absolutely amazing and passionate about what they do. Whenever there's something different happening with our servers, they write an email to wave a flag and when we don't understand, they take time to explain the situation."
"The nice part about Obkio cons is that you can discuss these with the Obkio team and they will build those features for you."
"It is priced fairly low for the amount of features you get. Also, they are constantly working on making it better with more features and public agents."
"Accurate internet performance measurement and monitoring Ease of use Ease of deployment Support for Raspberry Pi, Windows and Linux Detailed breakdown of performance issues using weighted scoring"

If you're interested in seeing Obkio's network testing platform in action, a demo is available on their website.
PingPlotter is a network monitoring and troubleshooting tool that helps users identify and resolve network connectivity issues. It provides real-time and historical data about network performance, allowing users to visualize and analyze network latency, packet loss, and other important metrics.
PingPlotter uses ICMP, UDP, and TCP protocols to send packets to specific destinations and measures the time it takes for the packets to reach their destination and return. The tool presents this data in graphical form, making it easy to identify network issues, pinpoint the source of problems, and collaborate with network administrators or Internet service providers to resolve them.


"PingPlotter Professional makes it extremely easy to test, observe, and track performance for a large number of network elements and servers. The ability to define and store customized testing profiles together with the ability to import plain text lists of targets (IP addresses and common names) makes it simple to automate otherwise tedious network monitoring tasks."
"Graphical representation of IP traceroutes and ping stats done at the same time. The graphical information is clear and concise, with the ability to scroll through a timeline to some extent."
Nagios XI is an enterprise-level network monitoring tool that enables network administrators, IT professionals, and system engineers to monitor the health and performance of their networks. It provides real-time monitoring of network devices, servers, applications, and services, allowing administrators to promptly detect and resolve issues that may impact network performance.
Nagios XI offers a range of features specifically designed for network testing. It allows administrators to conduct comprehensive network checks, monitor network availability, and measure response times. With its advanced alerting system, Nagios XI promptly notifies administrators of any network issues, ensuring quick response and efficient troubleshooting.
It is a commercial product that builds upon the open-source Nagios Core monitoring engine and provides additional features and capabilities.
Nagios XI offers a range of features, including:
- Network discovery and mapping: Nagios XI can automatically discover and map the network topology, providing a visual representation of the network infrastructure.
- Real-time network monitoring: Nagios XI can monitor network performance metrics, including response time, bandwidth utilization, and device availability, providing real-time alerts and notifications when issues are detected.
- Application performance monitoring (APM): Nagios XI can monitor the performance of various applications, including web applications, databases, and other custom applications. It can monitor application response times, database query performance, and other application-specific metrics.
- Network security: Nagios XI can monitor network security, including intrusion detection, malware detection, and vulnerability scanning.
- Reporting and analytics: Nagios XI provides customizable reporting and analytics features, allowing users to generate reports and analyze network performance data.
Overall, Nagios XI is a comprehensive network monitoring tool that allows businesses to optimize network performance, improve network security, and reduce downtime. The platform is widely used by enterprises, service providers, and IT professionals to monitor and manage their IT infrastructure.



SolarWinds Network Performance Monitor (NPM) is a comprehensive network monitoring tool that offers real-time visibility into network performance and health. Designed for network testing and optimization, NPM enables users to monitor and manage their network infrastructure, identify and troubleshoot issues, and optimize overall network performance. With its robust features and intuitive interface, SolarWinds NPM is a trusted solution for network administrators and IT professionals.
SolarWinds Network Performance Monitor is available as both an on-premises solution and a cloud-based SaaS solution. The cloud-based version is called SolarWinds NPM Cloud.
SolarWinds offers various IT management tool solutions, each with its own user interface. The user interface is customizable and designed to provide a user-friendly and intuitive experience, with a dashboard that provides a comprehensive view of the network and infrastructure being managed.




SolarWinds also offers a mobile app with a simple and easy-to-use interface for on-the-go monitoring of networks and systems.
"The network map it creates is very helpful for seeing any issues with LAN or WAN links. The dashboards are good and provide the level of information that we would want to see. The Top 10 lists are great for prioritising what the team should focus on."
"UPDATE: The tool is still easy to use, this did not change. Also, reports are customizable fully and this one is a really good part of the tool. Module configuration is easy for even beginner users. Alerts can be integrated into any chat-ops or incident management tools. Reports can be configured in any way …"
"The ease of setup and getting started. NPM works pretty much flawlessly. Reporting is flexible and useful. Agent and SNMP/WMI"
Discover how Obkio stands up against SolarWinds NPM as the simplest, most affordable SolarWinds alternative.
PRTG Network Monitor offers three different solutions for network monitoring, which are:
PRTG Network Monitor: This is the core network monitoring solution, which provides real-time monitoring and alerts for network devices, applications, and servers. It can monitor network performance, bandwidth usage, and availability, and includes customizable dashboards, reports, and notifications.
PRTG Enterprise Monitor: This solution is designed for large, complex IT environments, and provides advanced features for distributed monitoring, load balancing, and failover. It can monitor multiple PRTG instances and provide a centralized view of network performance across different locations.
PRTG Hosted Monitor: This is a cloud-based network monitoring solution that provides real-time monitoring and alerts for networks, servers, and applications. Hosted on Paessler's servers, it is a fully-managed service that eliminates the need for on-premises hardware and infrastructure.
Overall, PRTG offers a range of network monitoring solutions that cater to the diverse needs of organizations, making it an excellent choice for network testing. PRTG's comprehensive capabilities provide in-depth visibility into network performance, ensuring organizations can effectively monitor and optimize their networks. With advanced features and scalability options, PRTG accommodates networks of all sizes, including larger and more complex environments. Whether you are a small business or a large enterprise, PRTG's solutions deliver the necessary tools and flexibility to meet your network testing requirements.




"The feature that I find most appealing about PRTG is that it can be customized according to our requirements and is easy to put into practice."
"The excellent thing about this system is that we don't have to be concerned if we don't receive any notifications; in fact, it implies that everything is well. The user interface is straightforward to use and allows us to set up and modify the monitoring devices and sensors we have to monitor. "
"The ability to integrate it with a variety of market solutions, as well as the plethora of interface elements that are already available make it admirable for our business."
ntopng is an open-source network traffic monitoring tool that provides real-time visibility into network traffic patterns and usage. It captures and analyzes network packets, allowing users to monitor network bandwidth, identify network bottlenecks, and detect abnormal traffic behavior.
ntopng offers a user-friendly web interface that presents network data in an easy-to-understand format, including charts, graphs, and tables. Users can filter and drill down into specific network traffic details, view historical data, and generate reports for further analysis. With its advanced features such as traffic analysis, flow monitoring, and application recognition, ntopng is a valuable tool for network administrators, security professionals, and IT teams to optimize network performance, troubleshoot issues, and enhance network security.



Zabbix, an open-source network monitoring tool, is a good choice for network testing due to its comprehensive capabilities. Designed to monitor and track the performance and availability of network services, servers, applications, and devices, Zabbix offers a centralized monitoring solution. It enables users to collect and analyze data from various sources, including SNMP devices, JMX applications, and IPMI-enabled servers. With its versatile features, Zabbix empowers organizations to effectively test their networks, ensuring optimal performance and reliability. Whether you need to monitor specific network services, track server performance, or analyze application data, Zabbix provides the tools and flexibility required for comprehensive network testing.
Zabbix features a flexible and customizable alerting system that can notify users of any issues or problems via various methods, such as email, SMS, and instant messaging. It also includes a powerful reporting engine that can generate custom reports and visualizations to help users better understand their network performance and identify areas for improvement.
Zabbix is a free and open-source network monitoring tool that can be downloaded and installed on a variety of platforms, including Linux, Windows, and macOS. It also offers paid professional support services, training, and consulting for enterprise users who require additional assistance.



This section aims to provide a specific focus on the network performance monitoring and network testing functions of Manage Engine. However, as Manage Engine is a comprehensive software solution offering multiple capabilities, it's important to note that some limitations may exist in terms of the specific details that can be covered.
ManageEngine OpManager is a network performance monitoring (NPM) tool developed by ManageEngine, a division of Zoho Corporation. OpManager provides a comprehensive suite of monitoring tools designed to help organizations optimize their network performance. It offers real-time visibility into network performance, including devices, servers, applications, and bandwidth usage.
OpManager supports a range of network monitoring protocols, including SNMP, ICMP, WMI, and CLI, to provide a complete view of network performance. It also includes features such as network mapping, threshold-based alerting, custom dashboards, and reports to help organizations quickly identify and resolve issues.
OpManager is designed to be user-friendly and easy to install, making it accessible for organizations of all sizes and technical backgrounds.




"The unified monitoring, easy integration, and alert notification management, the ability to monitor and manage various IT infrastructure components in one product. This makes it a popular choice for many organisation looking to streamline their IT operations and simplify the management of their IT infrastructure."
"outstanding and quick service/support always available for questions or problems. - Scalability throughout different networks- integration with other services (like SSO from Azure-ad) - high level of details of devices over a long period of time once the initial setup is completed."
"24*7 Real-time Monitoring and always provide true notification or alerts over mail. We can schedule a number of auto generated customized reports which help us get a consolidated standard report, so that it's easy to analyze and investigate problems before the issue arises. It Provides all network devices and Server ..."
NetCrunch is a comprehensive network monitoring and management software that provides real-time monitoring, alerting, and visualization of network infrastructure, devices, services, and applications.With its auto-discovery feature, NetCrunch automatically detects and maps network devices, allowing administrators to gain a holistic view of their network topology.
The software provides real-time monitoring of key performance indicators, such as CPU usage, bandwidth utilization, response times, and network availability. It offers a range of visualization tools, including customizable dashboards, charts, and reports, to provide actionable insights into network performance and are great for network testing.


"I like that it is a very customizable system, we monitor our entire IT environment, we better understand what is happening in our network and we guarantee our optimization better, the notifications are fast, it is a very professional system that ensures that our network works perfectly."
"NetCrunch can monitor your entire IT environment, be it Windows, Linux, networking gear or something else. It comes with an enormous amount of monitoring packs, that are either detected automatically or that you can add manually to the nodes you monitor."
"NetCrunch is very easy to setup Easy for me to manage 1000 computers, 100 servers and 100 switches in a single view of dashboard NetCrunch is pretty lightweight in comparison to other solutions out there on the market."
NetBalancer is a Windows-based network management and monitoring tool that allows users to control and prioritize network traffic. It provides granular control over network bandwidth usage, allowing users to allocate network resources to specific applications, processes, or users.
NetBalancer also offers features like packet-level traffic shaping, rules-based traffic control, and automatic synchronization with network adapters. These features helps users to optimize network performance, text network performance, ensure fair resource allocation, and prevent bandwidth hogging by certain applications or processes.


Network testing and performance tools encompass a broad range of solutions that assist in evaluating and optimizing various aspects of a computer network. They provide capabilities for measuring network performance metrics, simulating network conditions, analyzing network traffic, troubleshooting issues, and ensuring network security.
These tools act as a valuable asset for network administrators as they enable comprehensive testing and evaluation of network components, protocols, and services. Through their functionalities, administrators can identify potential bottlenecks, optimize network configurations, and ensure that the network meets the requirements of the connected devices and applications.
Moreover, network testing and performance tools offer insights into network behavior, allowing administrators to detect anomalies, diagnose performance issues, and make informed decisions regarding network optimization and capacity planning. By leveraging these tools, organizations can improve network reliability, minimize network downtime, and enhance the user experience.
Wireshark is a widely used network protocol analyzer. It is an open-source software that allows users to capture, analyze, and interpret network traffic in real-time. With Wireshark, users can examine the contents of network packets and dissect various protocols to gain deep insights into network communications.
Wireshark offers extensive filtering and search capabilities, allowing users to focus on specific packets or network conversations of interest. Additionally, Wireshark provides powerful features like packet decryption, packet reassembly, and statistical analysis of captured traffic.


"Great tool for troubleshooting all kinds of problems and bugs. It works perfectly with any kind of OS and helps to capture all the traffic going trough your network."
"It allows capturing and inspecting the packets from all the available network adapters. I also love the packet filtering feature so that I can filter and see the desired types of packets."
"This open-source cross-platform tool is very useful in my daily routing tasks. I use it a lot to determine the source of network problems. It has very user friendly interface. Our team also uses TUI version of Wireshark - TShark."
Iperf is a widely used open-source network testing tool that measures the maximum achievable bandwidth between two endpoints in a network. It allows users to simulate network traffic by generating TCP or UDP data streams and provides insights into network performance, capacity, and throughput.
Iperf can be used to assess network bandwidth, latency, and packet loss by sending data packets between a client and server, making it a good choice for network testing. It provides various options for customizing the testing parameters, such as adjusting the data rate, window size, and payload size.
Iperf is opensource, so you can just download the latest versions of Iperf on their website.

Tcpdump is a command-line network packet analyzer that captures and displays network traffic in real-time. It operates on various operating systems, including Linux, macOS, and UNIX-like systems. Tcpdump allows users to capture network packets from specific network interfaces and filter them based on specific criteria.
With Tcpdump, users can analyze and test network traffic at a granular level by examining packet headers, payload data, and protocol information. It provides powerful filtering capabilities to capture only the packets of interest, making it easier to focus on specific network conversations or protocols.
Tcpdump is opensource, so you can just download the latest versions of Tcpdump on their website.

Network discovery and scanning tools serve as valuable assets for network administrators, IT professionals, and security analysts by providing comprehensive visibility into network infrastructure and devices. While their primary purpose is to discover and map network assets, these tools also offer valuable functionalities for network testing.
Network discovery and scanning tools enable administrators to identify and catalog all connected devices within a network. They employ various techniques such as IP scanning, SNMP queries, and port scanning to gather information about active hosts, network services, open ports, and device configurations. By conducting thorough network scans, these tools create an inventory of network assets, helping administrators gain insights into the composition and layout of the network.
Furthermore, network discovery and scanning tools play a significant role in network testing. They provide administrators with essential information to assess network security, validate network configurations, and identify potential vulnerabilities. By scanning for open ports, outdated software versions, or misconfigured devices, these tools assist in detecting security risks and ensuring compliance with security standards.
Advanced IP Scanner is a free network scanning tool that allows users to analyze and manage their local area networks (LANs). It enables scanning of IP addresses, ports, and network services to gather information about connected devices and can be used for network testing.
With Advanced IP Scanner, users can quickly scan their network and obtain a comprehensive list of all the devices connected to it. The tool provides details such as device names, IP addresses, MAC addresses, and manufacturers of network devices like computers, servers, printers, routers, and more.
Advanced IP Scanner is a free tool. You can download the latest versions on their website.

"Advanced IP Scanner is the best application for IP scanner on the Windows platform. First of all, it is completely free. It has a clean interface and is easy to use. It is always working so stable."
"What I like best about Advanced IP Scanner is that I can install a portable version of the software. This means zero footprints on the customer's machine, and I still get what I need from the software—a fast, reliable, and information-packed IP scan of a network."
Nmap (Network Mapper) is an open-source network scanning and reconnaissance tool. It is designed to discover and explore network hosts, services, and vulnerabilities. Nmap uses raw IP packets to determine which hosts are available on a network, what services they are running, and what operating systems they are using.
With Nmap, users can perform various types of network scans, such as port scanning, host discovery, version detection, and OS fingerprinting. It supports a wide range of scanning techniques and provides detailed information about open ports, running services, and system characteristics.
Nmap is a free tool. You can download the latest versions of Nmap on their website for:
- Windows
- macOS
- Linux (RPM)
- Any other OS (source code)


"Nmap is a best tool for penetration tester ,ethical hacker and cyber security analyst. Its shows services like open ports ,current running services ,version on server etc .. thats why its too important for hackers."
"Network mapper (nmap) is best scanning tool used for reconnaissance and network scanning purpose, it will help to identify open/closed ports, OS detection, fingerprinting and many other things useful for exploitation."
NetScanTools is a suite of network scanning and diagnostic tools designed for network administrators, IT professionals, and security analysts. It offers a comprehensive set of utilities to analyze, monitor, and troubleshoot network issues.
NetScanTools provides a range of features, including IP address scanning, port scanning, DNS analysis, network mapping, and packet capture. It allows users to scan networks to discover live hosts, identify open ports, and gather information about network devices. The port scanning feature enables users to assess the security of network services and detect potential vulnerabilities.



"The user interface is designed in a way that provides a very friendly user experience."
"Simple, free & easily accessible. Easily links info & data to email addresses & customers. Like a personal search engine to link customers data to help boost sales."
Now that we've explored 16 of the best network testing tools available, it's time to focus on selecting the right one for your business. With a wide range of options to choose from, finding the perfect fit can seem daunting. However, by considering some key factors and following these tips, you can make an informed decision that aligns with your specific requirements.
Choosing the right network testing tool is crucial for effective network management, optimization, and troubleshooting.
In the following section, we will delve into these tips in detail to provide you with guidance and insights that will assist you in choosing the right network testing tool. Let's explore how you can make a well-informed decision to enhance your network performance and ensure efficient network operations.
Here are some tips to help you make the right choice:
- Define Your Requirements: Determine your specific needs and requirements. Identify the key functionalities and features you are looking for in a network testing tool. Consider factors such as network size, complexity, performance metrics, and troubleshooting capabilities.
- Consider Scalability: Assess the scalability of the tool. Ensure that it can handle the growth of your network and accommodate future expansion. Consider whether the tool can scale to support larger networks and additional devices.
- Evaluate Ease of Use: Consider the user-friendliness of the tool. Look for an intuitive and well-designed interface that simplifies the testing and monitoring process. Consider the availability of documentation, training resources, and customer support to assist with tool adoption and usage.
- Compatibility and Integration: Check the compatibility of the tool with your existing network infrastructure and systems. Ensure that it can integrate seamlessly with your network devices, protocols, and management systems. Compatibility with various operating systems and platforms is also important.
- Performance and Reporting: Evaluate the tool's performance monitoring capabilities. Look for real-time monitoring, comprehensive reporting, and customizable dashboards that provide detailed insights into network performance metrics. Ensure that the tool can generate meaningful reports and alerts to support proactive troubleshooting and optimization.
- Security Features: Consider the security features offered by the tool. Look for features such as network vulnerability scanning, intrusion detection, and encryption protocols to ensure the security of your network infrastructure.
- Vendor Reputation and Support: Research the reputation and track record of the tool's vendor. Look for a reliable and established vendor that offers regular updates, bug fixes, and responsive customer support. Read reviews and seek recommendations from trusted sources.
- Pricing and Cost-effectiveness: Evaluate the pricing structure of the tool and assess its cost-effectiveness. Consider factors such as licensing models, subscription plans, and ongoing maintenance costs. Compare the features and capabilities of different tools to ensure that you get the best value for your investment.
By following these tips, you can make an informed decision and choose a network testing tool that aligns with your business requirements and helps optimize your network performance effectively.
Discover the importance of network performance testing and how it can optimize your network. Learn more about the top tools and try Obkio for peak performance!
Learn moreWhile we have explored a wide range of network testing tools, you can't deny the unique advantages of uses Obkio's Network Monitoring tool for comprehensive network testing! Obkio's solution goes beyond traditional monitoring and provides a holistic and continuous approach to network testing, giving you a complete overview of network performance.
With Obkio's tool, you can ensure that your network is continuously tested and monitored, allowing you to proactively identify and address potential issues before they impact your network's performance and user experience. The continuous network testing approach offered by Obkio enables you to have real-time visibility into the health and performance of your network infrastructure, applications, and devices.
- Comprehensive Network Visibility: Obkio provides real-time visibility into your network infrastructure, allowing you to monitor the performance of your network devices, links, and applications. With detailed insights and analytics, you gain a comprehensive view of your network's health and performance.
- End-to-End Testing: Obkio enables end-to-end testing of your network by setting up monitoring agents in key network locations. This allows you to measure network performance and identify potential bottlenecks or issues across your network infrastructure, including workstations, branch offices, data centers, and clouds.
- Historical Performance Data: Obkio collects and stores historical network performance data, providing you with the ability to analyze, compare, and troubleshoot past performance. This helps in identifying trends, patterns, and anomalies to improve network optimization and make informed decisions.
- Proactive Issue Detection: Obkio's monitoring agents continuously monitor network metrics, such as latency, packet loss, and jitter. This proactive monitoring approach enables early detection of network issues and abnormalities, allowing you to address them before they impact network performance or user experience.
- Automated Alerts and Notifications: Obkio automatically alerts you of critical events, such as packet loss or high jitter during VoIP calls. These real-time notifications enable prompt action and troubleshooting to minimize downtime and ensure optimal network performance.
- Scalability and Flexibility: Obkio's network monitoring solution is scalable and flexible, accommodating networks of various sizes and complexities. Whether you have a small office network or a large enterprise infrastructure, Obkio can adapt to your needs and provide reliable monitoring and testing capabilities.
- Easy Setup and Intuitive Interface: Obkio offers a user-friendly interface and simple setup process. You can quickly deploy monitoring agents and configure tests without the need for extensive technical expertise. The intuitive dashboard provides clear visualizations and actionable insights for efficient network management.
- Cost-Effective Solution: Obkio offers cost-effective network monitoring and testing capabilities compared to traditional hardware-based solutions. With Obkio's cloud-based approach, you can save on infrastructure costs while still benefiting from robust monitoring and testing features.
By leveraging Obkio's Network Monitoring tool as a network testing solution, you can optimize your network performance, proactively identify and resolve issues, and ensure a reliable and efficient network infrastructure for your organization.

In conclusion, we have explored an extensive list of the 16 best network testing tools available in the market today. Each tool offers unique features and capabilities to help you monitor, analyze, troubleshoot, and optimize your network performance for optimal results.
From comprehensive network monitoring solutions like SolarWinds Network Performance Monitor and PRTG Network Monitor to specialized tools like PingPlotter and Wireshark for detailed network analysis, there is a tool for every requirement and scenario. Whether you are a network administrator, IT professional, or a business owner, these tools provide the necessary insights and functionalities to ensure your network operates at its best.
Remember, selecting the right network testing tool depends on your specific needs, budget, and the complexity of your network infrastructure. Consider factors such as scalability, ease of use, reporting capabilities, and integration options when making your decision.
With the right network testing tool in hand, you can proactively monitor your network, identify potential issues, troubleshoot problems efficiently, and optimize performance to meet the demands of your business.
We hope this comprehensive list has provided you with valuable insights and options to explore. Take the time to evaluate each tool based on your requirements and leverage their capabilities to enhance your network performance, reliability, and user experience.
Choose wisely, and embark on the journey to network excellence with the best network testing tool for your organization.
Put It to the Test: Trying Is the Ultimate Way to Learn!
Ready to take your network testing to the next level? Say goodbye to network performance headaches and embrace the power of Obkio!
Try Obkio today and unlock the full potential of your network! Experience the joy of seamless monitoring, proactive troubleshooting, optimal network performance, continuous monitoring, comprehensive visibility, and actionable insights. Obkio empowers you to maintain a reliable and high-performing network infrastructure while providing a seamless user experience.
Don't just settle for good when you can have great.
And let your network shine like never before!
- 14-day free trial of all premium features
- Deploy in just 10 minutes
- Monitor performance in all key network locations
- Measure real-time network metrics
- Identify and troubleshoot live network problems
This page is compiled from the information available on the software’s official website. We have made every attempt to ensure the accuracy and reliability of the information provided in this article. However, the information is provided “as is” without warranty of any kind. Obkio is not liable for any inaccuracies in the article due to changes made on their websites or any development made to their products after the date of publication of this article. Please refer to their websites for more information.
