Table of Contents
Table of Contents
Understanding network performance can be a challenge, especially when certain terms are frequently discussed but often misunderstood. For many, the concepts of network bandwidth and capacity are at the forefront of any networking conversation. These terms are commonly used, and their significance is often highlighted in network performance discussions. However, they are just pieces of a much larger puzzle – one that this article will help you realize.
In this article, we’ll explain what these two metrics are, clear up any confusion between them, and then discuss how they influence each other and your network's performance. This deep dive will help you better understand and optimize your network more effectively.
It's easy to cling to bandwidth and capacity as the key indicators of network health, but focusing solely on these can lead to an incomplete understanding of network performance. There are numerous other factors at play, each influencing how your network operates. From latency and packet drops to jitter and throughput, these elements can significantly impact bandwidth and capacity, often in unexpected ways.
Let's start by clearing up some of the confusion around network bandwidth and capacity – two terms that are often used interchangeably but actually refer to different aspects of network performance. Understanding the distinction between them is crucial, as it forms the foundation for deeper insights into how your network truly functions.
This is where comprehensive network monitoring comes into play. By monitoring all core network metrics, you gain visibility into how these factors interact and affect overall performance. End-to-end network monitoring enables you to identify and address issues more effectively, ensuring a smoother and more reliable network experience.
Network bandwidth refers to the maximum amount of data that can be transmitted over a network connection in a given period of time. It’s a crucial metric in understanding how well your network can handle data transfers, impacting everything from application performance to user experience.
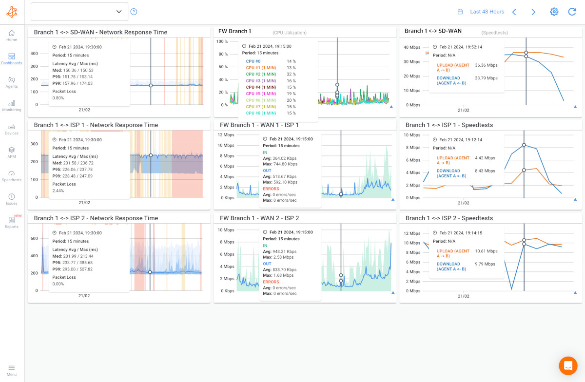
Screenshot from Obkio's Bandwidth Monitoring Tool
Think of bandwidth like the size of a pipe. The wider the pipe (i.e., the higher the bandwidth), the more water (i.e., data) can flow through the pipe simultaneously. Just like a wider pipe can accommodate more water, higher bandwidth allows more data to flow through the network at once.
Bandwidth represents the maximum, or theoretical water capacity the pipe can handle. However, the actual amount of water that passes through (throughput) and the speed at which it travels (network speed) can be affected by congestion, packet loss, or even ISP oversubscription or throttling.
In practical terms, the actual data transmission through the pipe may be lower than the theoretical capacity (bandwidth).

Bandwidth is often measured in bits per second (bps), with common units like megabits per second (Mbps) or gigabits per second (Gbps) used to express larger capacities.
For a more detailed look at what bandwidth means and how it affects your network, you can exploreWhat is Bandwidth: The ISP’s Favourite Metric.
Bandwidth is typically measured in bits per second (bps), which represents the number of bits that can be transmitted or received in one second. Here are the most common units of measurement:
- Kbps (Kilobits per second): 1,000 bits per second.
- Mbps (Megabits per second): 1,000,000 bits per second.
- Gbps (Gigabits per second): 1,000,000,000 bits per second.
When measuring bandwidth, it's essential to distinguish between upload and download speeds, as they represent different data transfer aspects in a network.
Upload Bandwidth is the speed at which data is sent from your device to another location, such as when you upload files, send emails, or make video calls. It determines how quickly data leaves your device and reaches its destination.
Download Bandwidth is the speed at which data is received by your device from a remote source, like when you stream videos, browse the web, or download files. It affects how fast content is fetched from servers and delivered to you.
These measurements help quantify the speed at which data travels over a network, which is crucial for understanding and optimizing network performance. You can learn more about how to measure bandwidth and the tools available to help you do so.
How to measure bandwidth, identify issues & optimize network performance. Use Obkio's Network Performance Monitoring tool for easy bandwidth monitoring.
Learn moreWhile bandwidth is a key indicator of network capacity, several factors can influence it:
- Network Hardware and Infrastructure: The quality and configuration of your network devices, such as routers, switches, and cables, can impact bandwidth.
- Network Congestion and Traffic Load: High volumes of data traffic can saturate the available bandwidth, leading to WAN or LAN congestion and slower data transmission.
- ISP Limitations: Your Internet Service Provider (ISP) might impose bandwidth caps or throttling, which can limit the data rate available to you.
By understanding these factors and how they affect bandwidth, you can better manage and optimize your network’s performance. For businesses relying on efficient data transfers, tools like Obkio's network monitoring solution provide real-time insights and help ensure your network operates at its full potential.
Network Capacity is the total amount of data a network can handle at any given time, determining how much information can flow through the network without causing delays or bottlenecks.

Capacity is defined as the maximum data throughput a network can achieve, typically measured in bits per second (bps) or its multiples, such as kilobits per second (Kbps), megabits per second (Mbps), or gigabits per second (Gbps). It reflects the network's ability to handle the data load over time, whether it’s for a single user or across multiple users and devices.
Capacity is not just about raw speed, it’s about the total volume of data that can be sustained by the network infrastructure. This measurement helps in understanding how well the network can support current demands and anticipate future needs.
Several factors influence network capacity:
- Network Infrastructure: The type and quality of networking equipment, such as routers, switches, and cabling, directly affect capacity. Higher-grade equipment with greater throughput capabilities increases network capacity.
- Bandwidth: While capacity is the overall data volume the network can manage, bandwidth refers to the data transfer speed. Higher bandwidth allows more data to be transmitted in less time, effectively increasing the usable capacity.
- Network Traffic: The amount of data being transmitted across the network at any given time impacts capacity. High traffic can saturate the network, reducing the available capacity and leading to congestion.
- Quality of Service (QoS): QoS mechanisms prioritize certain types of network traffic, ensuring that critical data receives sufficient bandwidth, which effectively manages and optimizes capacity during high-demand periods.
- Latency: High latency can reduce the effective capacity of a network by slowing down data transfer, making it difficult to fully utilize the available bandwidth.
Discover the power of Network Capacity Monitoring and network Capacity Planning. Understand how and why to monitor and optimize network capacity.
Learn moreNetwork capacity is crucial for maintaining optimal network performance and plays a significant role in the flow of data through a network. Here’s why:
- Data Throughput: Higher capacity enables more data to be transmitted efficiently, reducing delays and improving the overall speed of the network.
- Preventing Congestion: Sufficient capacity helps prevent network congestion, which occurs when the network is overloaded with data, leading to slowdowns, packet loss, and increased latency.
- Supporting Multiple Users: As more devices connect to the network, adequate capacity ensures all users experience consistent performance without significant slowdowns.
- Scalability: As data usage grows, a network with higher capacity can scale to meet increased demands, ensuring long-term reliability and efficiency.
By understanding and managing network capacity, organizations can ensure their networks are capable of handling current needs and are prepared for future growth, maintaining high performance and user satisfaction across all connected devices and applications.
In the world of networking, understanding the difference between Bandwidth and Capacity is crucial for understanding how much data can and should be flowing through your network. And how this flow of data influences your overall network and Internet performance. These terms are often confused, but they represent distinct aspects of how data moves through a network.
Bandwidth is the measure of how fast data can travel from one point to another over a network. Think of it as the speed limit on a road – how quickly a car (data) can reach its destination.
For individual users, bandwidth determines how fast you can download a file, stream a video, or load a webpage. For instance, a higher bandwidth allows you to stream 4K videos without buffering or download large files more quickly.

Capacity, on the other hand, refers to the total amount of data that can be transmitted at any given moment. This is like the number of lanes on a highway – how many cars (data packets) can travel simultaneously.
For example, in a home with multiple devices connected to the Internet (smartphones, laptops, smart TVs), network capacity determines how well all these devices can function together without slowing down. If the network capacity is too low, multiple devices streaming or downloading content at the same time can lead to congestion, causing a slower experience for everyone.

Understanding the balance between bandwidth and capacity can significantly affect your network performance:
- High Bandwidth but Low Capacity: Imagine having a fast Internet connection that allows you to download a movie in minutes. However, if your network's capacity is limited, this speed might not hold up if multiple devices are trying to download or stream at the same time. You might notice that when everyone at home is online, your video buffers or your downloads slow down.
- High Capacity but Low Bandwidth: Conversely, if your network has a large capacity but low bandwidth, it can support many devices at once, but each device might experience slower speeds. This situation is like having a wide highway with a low speed limit – many cars can travel together, but they all move slowly. For individual users, this could mean that while everyone in the house can be online at the same time, activities like gaming or streaming in high definition might be sluggish.
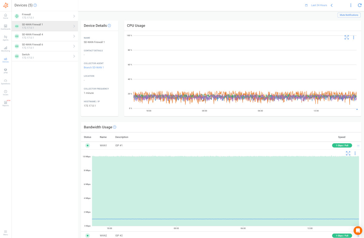
Screenshot from Obkio's Network Monitoring Tool
- Network Slowdowns: One common misconception is blaming slow Internet solely on low bandwidth. However, if your network is overloaded with too many devices or heavy data use, the issue might actually be with the network's capacity. For instance, during peak times when everyone in your household is streaming videos or downloading large files, you might experience slower speeds even if you have high bandwidth.
- Equating Bandwidth with Overall Network Quality: Another misunderstanding is thinking that high bandwidth equals the best possible network experience. While high bandwidth can improve speed, it doesn’t guarantee that your network can handle a lot of traffic at once. For example, you might have a fast Internet connection for downloading or streaming, but if your network’s capacity is limited, adding more users or devices can lead to slowdowns.
In business networks, striking the right balance between bandwidth and capacity is essential for supporting diverse functions and ensuring operational efficiency. In this section, we'll explore how different use cases and network types are affected by these factors.
For businesses relying on unified communication systems, such as VoIP, video conferencing, and instant messaging, high bandwidth is critical for ensuring clear and uninterrupted communication. At the same time, enterprises often need to perform large data backups or manage substantial data transfers between servers. If the network’s capacity is limited, these tasks can impact each other. For example, during a large data backup, employees might experience degraded quality in VoIP calls or delays in video conferencing if the network cannot efficiently handle the combined load.
Managed Service Providers (MSPs) and large enterprises with distributed networks face unique challenges related to bandwidth and capacity. Effective management is essential for ensuring high performance and reliability across various applications and locations.
- Example: Application Performance and Distributed Operations: Large enterprises with multiple branches or locations must balance bandwidth and capacity to ensure that applications perform optimally across their network. For instance, a company using a cloud-based CRM system needs sufficient bandwidth to ensure fast, reliable access for users across different locations. Meanwhile, the network’s capacity must be adequate to handle data transfers between branches without causing bottlenecks or slowdowns.
MPLS (Multiprotocol Label Switching): MPLS networks are designed to provide high-capacity, reliable connections that are ideal for businesses with significant data transfer needs. MPLS optimizes bandwidth usage across multiple locations, ensuring that applications like ERP systems and large-scale data analytics run smoothly. For example, a global manufacturing company might use MPLS to connect its international facilities, ensuring efficient data flow for production monitoring and supply chain management.
Internet-Based Networks: Traditional Internet connections, such as fibre or cable, offer varying bandwidths and capacities. Businesses relying on these connections need to manage both aspects carefully. For example, an e-commerce company managing high volumes of online transactions requires ample bandwidth to handle customer interactions and sufficient capacity to manage data transfers during peak shopping periods.
SD-WAN (Software-Defined Wide Area Network): SD-WAN enhances network performance by intelligently routing traffic based on real-time conditions and application requirements. It provides scalability and flexibility, allowing businesses to optimize bandwidth and capacity across multiple locations. For example, a large enterprise using SD-WAN might prioritize critical applications like video conferencing and business-critical data transfers while maintaining high performance for general Internet usage.
Manufacturers: In the manufacturing sector, managing bandwidth and capacity is crucial for integrating IoT devices, monitoring production lines, and managing supply chains. For example, a manufacturer with IoT sensors on production equipment needs sufficient bandwidth to transmit real-time data and the capacity to handle large volumes of data generated by these sensors. Proper network management ensures that production systems remain responsive and that data is accurately collected and analyzed without delays.
In summary, understanding and managing the interplay between bandwidth and capacity is vital for businesses, MSPs, and large enterprises. Effective network design and planning ensure that both aspects are optimized to meet organizational needs, support seamless operations, and maintain high performance across various applications and network types.
Learn how to monitor SD-WAN networks with Network Monitoring to get complete visibility over your SD-WAN service and identify SD-WAN issues.
Learn moreEven though bandwidth is one of the simplest metrics to understand, it’s still incredibly important. Many people actively measure their bandwidth to verify they’re receiving the amount promised in their Internet SLA and to ensure they have enough bandwidth to support their network’s demands.
- Network Monitoring Tools
Network monitoring tools provide comprehensive insights into bandwidth usage and overall network performance. These tools track traffic patterns, identify bottlenecks, and deliver real-time data on bandwidth consumption.
Here are some key features and benefits of using Network Performance Monitoring Software for measuring bandwidth:
- Real-time monitoring for immediate insights.
- Comprehensive metrics beyond bandwidth, including latency and packet loss.
- Historical data analysis for trend identification and capacity planning.
- Customizable alarms and alerts for quick issue detection.
- User-friendly dashboards for easy visualization of data.
- Supports a wide range of network devices.
- Provides historical reporting for presentations and audits.
- Facilitates network troubleshooting for faster issue resolution.
For those seeking an effortless way to monitor network performance and measure bandwidth, Obkio's Network Performance Monitoring tool is the ultimate solution.

This synthetic, end-to-end platform revolutionizes how you assess, analyze, and optimize your network bandwidth. Obkio employs synthetic traffic to simulate real-world network behavior and user experiences, allowing for precise measurement of bandwidth and other critical metrics.
By deploying Network Monitoring Agents at different points within your network, Obkio continuously exchanges synthetic traffic, providing accurate measurements free from external interference. This ensures a seamless and uninterrupted user experience.

Say goodbye to complexity and embrace precise, effortless bandwidth measurements with Obkio's Network Monitoring Tool.
- 14-day free trial of all premium features
- Deploy in just 10 minutes
- Monitor performance in all key network locations
- Measure real-time network metrics
- Identify and troubleshoot live network problems
- Speed Test Applications:
Tools like Ookla’s Speedtest and Fast.com offer quick snapshots of your network’s upload and download speeds. However, for a complete view, these should be complemented with more detailed monitoring tools.
- Network Testing Tools
These specialized applications create synthetic network traffic to provide in-depth metrics on throughput, latency, and packet loss. They offer more customizable and detailed measurements than standard speed tests.
- Command-Line Utilities
Tools like iperf, wget, and curl generate synthetic traffic and measure the time taken for data transmission, providing customizable and detailed performance metrics such as throughput and latency.
- Simple Network Management Protocol (SNMP)
SNMP allows administrators to monitor bandwidth across network devices by querying SNMP-enabled devices like routers and switches. SNMP managers can poll agents for data, set threshold alerts, and integrate with broader network management systems. Tools like Obkio also incorporate SNMP features for enhanced monitoring.
- Packet Capture and Analysis
Packet capture tools analyze network traffic to calculate bandwidth utilization and gain detailed insights into network performance. This method helps identify top talkers, analyze protocols, and troubleshoot issues.
- Internet Control Message Protocol (ICMP) Tests
ICMP-based tools like ping and traceroute assess network latency by measuring Round-Trip Time (RTT) and detecting packet loss. While they provide a quick latency estimate, they do not directly measure bandwidth.
- Network Emulators
These tools simulate real-world network conditions to test applications under various bandwidth scenarios. Emulators are invaluable for realistic testing, capacity planning, and optimizing application performance under constrained bandwidth conditions.
- Select the Right Tool: Choose a bandwidth measurement tool that fits your network’s specific needs. Look for tools that support the protocols used in your network and provide accurate, detailed reports.
- Isolate Testing Environment: Conduct tests in a controlled environment separate from the production network to avoid interference and ensure accurate results.
- Test from Multiple Points: Perform tests from various locations within your network to understand performance across different segments.
- Conduct Tests During Off-Peak Hours: Schedule measurements during off-peak times to avoid congestion that could skew results.
- Regular Testing: Regularly schedule bandwidth tests to track performance trends and detect potential issues early.
- Account for Bursty Traffic: Ensure your tool captures fluctuations in traffic, such as packet bursts from applications, to get a complete picture of network performance.
- Measure Both Upload and Download Bandwidth: Assess both upload and download speeds separately, as they can have different impacts on network performance.
- Minimize External Interference: Reduce the influence of external factors like background applications or unrelated network traffic during tests.
- Monitor for Anomalies: Set up alerts for unusual spikes or drops in bandwidth that could indicate issues or security threats.
- Cross-Validate with Other Metrics: Combine bandwidth measurements with other metrics such as latency and packet loss for a comprehensive assessment.
- Document and Analyze Results: Keep a record of your measurements and analyze the data to track improvements or identify deteriorations in network performance.
- Plan for Capacity: Use bandwidth measurements to inform your network capacity planning and ensure your infrastructure meets growing demands.
- Upgrade Network Hardware: Invest in high-capacity equipment like advanced routers, network switches, and network interface cards to increase data handling capabilities. And upgrade your network monitoring tool to better identify bandwidth.
- Implement Load Balancing: Distribute network traffic across multiple paths to prevent congestion and enhance bandwidth utilization.
- Prioritize Traffic with QoS: Use Quality of Service (QoS) settings to ensure critical applications like VoIP or video conferencing receive the bandwidth they need, even during peak usage.
- Employ Traffic Shaping: Control and prioritize the flow of data to optimize bandwidth allocation and improve network performance.
- Apply Bandwidth Throttling: Limit the bandwidth available to specific applications or users to prevent any single entity from consuming excessive resources.
- Utilize CDNs: Content Delivery Networks (CDNs) cache content closer to users, reducing the distance data travels and improving transfer speeds.
- Monitor and Analyze Performance: Regularly monitor your network and analyze bandwidth utilization to identify and address congestion points.
- Prioritize Packets: Set packet priorities based on application requirements to ensure that crucial data is transmitted efficiently.
- Implement Bandwidth Management Policies: Develop and enforce policies that align with your organization's bandwidth needs and priorities.
By following these practices, you can effectively measure and optimize your network's bandwidth, ensuring a seamless and efficient experience for users and critical applications.
Discover how to monitor network performance effectively with key steps & best practices. Optimize your network with Obkio's NPM tool for seamless operations.
Learn moreMeasuring network capacity is crucial for predicting performance under various conditions and ensuring your network can handle current and future demands. Let's explore the key tools and strategies for measuring and optimizing network capacity.
Network capacity is assessed through a variety of metrics and tools that collectively evaluate a network’s ability to handle data traffic effectively:
- Network Monitoring Tools: Tools like Obkio's Network Performance Monitoring provide continuous insights into network capacity by analyzing traffic patterns, identifying bottlenecks, and evaluating resource utilization. Obkio’s platform not only measures bandwidth but also monitors critical metrics such as latency, jitter, and packet loss, offering a comprehensive view of your network’s capacity.
- Capacity Planning Software: These tools predict future network requirements by analyzing current usage trends and growth patterns. Capacity planning software helps ensure that your network infrastructure is prepared to meet increasing demands without performance degradation.
- Network Analytics Tools: These tools dive deep into network data, offering detailed analyses of throughput, latency, and resource utilization. They help you understand capacity constraints and identify opportunities for optimization, enabling better decision-making and resource allocation.
Optimizing network capacity is vital to maintain optimal performance and accommodate growth. Here are some strategies to enhance your network's capacity:
- Scaling Infrastructure: Increasing network capacity often begins with scaling your infrastructure. This can involve adding more access points, upgrading to higher-capacity routers and switches, or expanding your network's footprint to support additional devices and users.
- Increasing Data Paths: Implement load balancers to distribute network traffic evenly across multiple servers and paths. By avoiding overutilization of a single resource, you increase your network's overall capacity and reliability.
- Optimizing Traffic Flow: Efficient traffic management is key to maximizing network capacity. Techniques like traffic shaping and Quality of Service (QoS) prioritization help manage bandwidth by ensuring critical applications receive the necessary resources while reducing congestion in less critical areas.
- Bandwidth Management: Allocating bandwidth strategically through QoS settings ensures that essential services and applications operate without interruptions, even during peak usage times.
- Traffic Analysis: Regularly analyzing traffic patterns helps you identify inefficiencies in data flow, reduce unnecessary transmissions, and optimize routing to enhance network capacity.
- Load Balancing: Using load balancers can prevent resource overutilization by distributing traffic evenly across network servers and paths, which helps in optimizing capacity and improving performance.
- Network Upgrades: Upgrading your network hardware, such as switches, routers, and access points, can eliminate bottlenecks and support higher capacity, ensuring your network can handle increased traffic loads.
- Scalability Planning: Ensure your network infrastructure is scalable by choosing hardware and configurations that can easily accommodate future growth. This proactive approach helps avoid unexpected capacity limitations.
- Optimized Routing: Review and fine-tune your network’s routing configurations to eliminate unnecessary detours and ensure efficient data paths, which can significantly improve data flow and network capacity.
- Firmware and Software Updates: Keeping your network devices up to date with the latest firmware and software ensures optimal performance and security, often contributing to improved network capacity.
- Reducing Network Noise: Implement network segmentation and VLANs to minimize unnecessary broadcast traffic, which helps in reducing network noise and improving overall capacity.
- Security Measures: Efficiently implementing security protocols ensures network protection without causing significant delays or consuming excessive resources. Fine-tuning firewalls and intrusion detection systems helps maintain capacity while safeguarding your network.
- Regular Testing: Conducting regular performance and load tests allows you to identify potential capacity issues before they impact users, helping maintain a high-performing network.
- Capacity Planning: Develop a comprehensive capacity planning strategy based on historical usage data and future growth projections. This helps in effectively allocating resources and preventing unexpected capacity shortfalls.
Learn how to measure network performance with key network metrics like throughput, latency, packet loss, jitter, packet reordering and more!
Learn moreUnderstanding the difference between network bandwidth and capacity is essential for optimizing your network’s performance. While these concepts are often misunderstood, this article has clarified their significance and provided insights into how they impact your overall network health.
By grasping the nuances between bandwidth and capacity, you’re better equipped to diagnose and address network slowdowns, ensuring smoother and more reliable performance for your business or home network. Whether you're dealing with high traffic volumes, multiple connected devices, or the need for seamless data transfers, this knowledge will help you optimize your network infrastructure more effectively.
Next Step: Don’t just take our word for it – experience the difference for yourself. Deploy Obkio's Network Performance Monitoring tool to gain real-time insights into your network's performance. With Obkio, you can measure bandwidth, monitor capacity, and identify any issues before they impact your users. Start your journey to a faster, more efficient network today.
- 14-day free trial of all premium features
- Deploy in just 10 minutes
- Monitor performance in all key network locations
- Measure real-time network metrics
- Identify and troubleshoot live network problems
