Table of Contents
Table of Contents
If your network feels sluggish, you're not alone. After years of battling slow connections, dropped calls, and frustrated end-users, Iβve learned one thing: network performance issues always have a root cause.
Maybe your VoIP calls keep cutting out. Maybe cloud apps take forever to load. Or maybe your team complains about "the network being slow" β again. The problem? Networks donβt slow down for no reason. Somethingβs eating your bandwidth, choking your latency, or overloading your hardware.
The good news? Most issues boil down to 10 key factors killing your network performance. Understand these, and you can stop guessing β and start fixing.
Factor #1. Bandwidth vs. Throughput: The Real Difference (And Why It Matters for Network Performance)
If your network feels slow despite having "high-speed" Internet, bandwidth and throughput are the first things to check. Many IT teams (and even some providers) use these terms interchangeably, but theyβre not the same thing.
Think of bandwidth like a highway:
- More lanes (higher bandwidth) = More cars (data) can move at once.
- Measured in Mbps (Megabits per second) or Gbps (Gigabits per second).
But hereβs the catch: Bandwidth is just potential speed. It doesnβt guarantee how much data actually gets through.

Throughput is what you actually get β the real-world data transfer rate after accounting for:
- Network congestion (too many users/apps fighting for bandwidth).
- Protocol overhead (TCP/IP, encryption, packet headers eating up capacity).
- Latency and packet loss (retransmissions slowing things down).
Example: The Highway vs. Traffic Jam
- Bandwidth = 4 lanes (100 Mbps).
- Throughput = Only 1 lane open due to congestion (25 Mbps).

Several factors can throttle your throughput below your max bandwidth:
Factor β Impact
- Network congestion β Too many devices/apps saturate available bandwidth.
- Protocol overhead β VPNs, encryption, and packet headers consume ~10-20% of bandwidth.
- Packet loss β Dropped packets force retransmissions, reducing effective speed.
- Latency β High delay means slower acknowledgment of received data.
- ISP throttling β Some providers artificially limit speeds during peak times.
- Run a Speed Test (But Do It Right)
- Use tools like Obkioβs Network Speed Test (not just Ookla) to measure real throughput under load.
- Test at different times (peak vs. off-peak) to spot ISP throttling.
- Identify Bandwidth Hogs
- Check which apps/users consume the most bandwidth (Netflix? Cloud backups?).
- Use QoS (Quality of Service) to prioritize critical traffic (VoIP, video calls).
- Upgrade (If Necessary)
- If throughput is consistently <70% of bandwidth, investigate congestion or ISP issues.
- For businesses, consider SD-WAN to dynamically route traffic efficiently.
When More Bandwidth Isnβt the Answer?
Adding bandwidth doesnβt always fix throughput problems if:
- Your router canβt handle the load (check CPU/memory usage).
- You have latency/jitter issues (common in VoIP/video calls).
- Wi-Fi interference is the real bottleneck.
β Bandwidth = What you pay for.
β Throughput = What you actually get.
For a deeper dive into how bandwidth affects network performance, read our full guide: Network Speed vs. Bandwidth vs. Throughput: Whatβs the Difference?
Learn about the differences between network speed, bandwidth & throughput. Find out why your business should measure them and how!
Learn moreNothing kills productivity faster than that dreaded lag β when your video call freezes mid-sentence or your cloud app hangs just as you're about to save. That's latency at work, and in today's real-time digital world, even milliseconds matter.
Latency is the delay between sending data and getting a response, like the pause between saying "Hello?" and hearing "Hi!" during a phone call.
Measured in milliseconds (ms)
- Under 50ms = Smooth experience (ideal for VoIP, video calls, gaming)
- 50 - 150ms = Noticeable delay (annoying but workable)
- Over 150ms = "Hello? Are you still there?" territory

A decade ago, a half-second delay in loading a webpage was tolerable. Today, with remote work, cloud apps, and real-time collaboration tools, high latency directly impacts:
β VoIP & video conferencing (choppy audio, frozen video)
β Cloud applications (laggy Salesforce, slow SaaS tools)
β Online gaming & trading (where milliseconds = wins or losses)
1. Ping Tests (Basic but useful)
- ping google.com (shows round-trip time)
- Best for quick checks, but limited detail
2. Traceroute (Find Where Delays Happen)
- tracert google.com (Windows) / traceroute google.com (Mac/Linux)
- Reveals each "hop" and its latency
3. Obkioβs Latency Monitoring Tool (Proactive Approach)
- Continuously tests latency for apps, VoIP, cloud using synthetic traffic
- Alerts you of high latency affecting your applications before users complain
1. Optimize Physical Distance
- Use CDNs (Content Delivery Networks) for global teams
- Choose cloud regions closest to users
2. Reduce Network Hops
- Fix inefficient routing (avoid "trombone routing" where traffic backtracks)
- Consider SD-WAN to dynamically pick the fastest path
3. Ditch Wi-Fi for Critical Apps
- Use Ethernet for VoIP phones, trading terminals
- If Wi-Fi is a must, upgrade to Wi-Fi 6 and optimize placement
4. Prioritize Traffic with QoS
- Give VoIP, video calls, and business apps top priority
- Throttle bandwidth-heavy backups/updates during work hours
5. Upgrade Aging Infrastructure
- Replace old routers/switches adding processing delay
- Check fiber vs. copper (fiber often has lower latency)
Sometimes, the problem is outside your network:
- ISP peering issues (poor interconnection between networks)
- Cloud provider delays (overloaded AWS/Azure regions)

How to prove it?
- Compare latency to multiple endpoints (not just one)
- Use Obkioβs Monitoring Agents to test from different locations
Latency is often invisible until itβs too late. The best defense?
β Continuous monitoring (not just one-time tests)
β Baseline comparisons (know what "normal" looks like)
β Synthetic tests (not just real-user measurements)
For deeper dives on how does latency affect network performance and how to fix it, check out:
There's nothing more frustrating than a VoIP call where:
β Every third word cuts out
β The audio stutters like a glitchy robot
β The video freezes mid-sentence
This isn't just "bad Internet" β it's jitter and packet loss wreaking havoc on your real-time communications. And while we're focusing on calls here because they're the most sensitive to jitter and packet loss (even the smallest amount can cause issues), the truth is that jitter and packet loss affect all your network applications and Internet performance β they just do so at different levels.
Real-world analogy:
Imagine mailing 10 letters (data packets) to a friend:
- Jitter = Letters arrive on random days (Tuesday, Friday, Monday...)
- Packet Loss = Some letters never show up

Let's break down why this happens and how to fix it for good.
Real-time apps hate inconsistency. Unlike email or file downloads (which can retry), VoIP and video:
β Require packets to arrive in order (or the audio/video desyncs)
β Need consistent timing (human ears notice even 50ms variations)
β Have no time to retry (lost packets = dead air)
Result:
- Jitter > 30ms = Robotic, stuttering audio
- Packet Loss > 1% = Gaps in conversation, frozen video
1. Network Congestion (The Usual Suspect)
What happens: Packets get stuck in router buffers, arriving late (jitter) or being dropped (packet loss)
How to test:
- Use Obkioβs Network Performance Monitoring tool to spot congestion
- Measure jitter and perform packet loss tests
2. Wi-Fi Woes (Silent Killer of Calls)
What happens: Wireless interference causes retransmissions β inconsistent delays
How to test:
- Compare Ethernet vs. Wi-Fi jitter (spoiler: Wi-Fi is often 2-3x worse)
3. Bad QoS (Or None at All)
What happens: Netflix 4K streams steal bandwidth from your Zoom calls
How to test:
- Check if real-time traffic (SIP, RTP) is prioritized in router QoS settings
4. Faulty Hardware (Cables, Routers, Switches)
What happens: A flaky Ethernet cable or overloaded router drops packets
How to test:
- Swap hardware components one by one while monitoring packet loss
- Monitor network switch performance
- Monitor router performance
5. ISP/Peering Issues (When It's Not Your Fault)
What happens: Packet loss occurs outside your network (ISP backbone issues)
How to test:
- Use Obkioβs Public Agents to measure loss to multiple endpoints
Screenshot from Obkio's Network Monitoring Tool
For Jitter:
β Enable QoS (Prioritize VoIP/video traffic over less sensitive apps)
β Upgrade to Ethernet (Wi-Fi jitter is unpredictable)
β Use Jitter Buffers (Some VoIP systems can compensate for 20-50ms jitter)
For Packet Loss:
β Enable FEC (Forward Error Correction) (VoIP tech that reconstructs lost packets)
β Switch Codecs (Use loss-tolerant ones like Opus instead of G.711)
β Check Physical Links (Replace damaged cables, reboot flaky switches)
When All Else Fails:
β SD-WAN (Dynamically routes calls over the most stable connection)
β Dedicated VoIP VLAN (Isolates call traffic from other bandwidth hogs)
The solution?
β Monitor continuously (not just when users complain)
β Isolate the cause (Wi-Fi? ISP? Congestion?)
β Prioritize real-time traffic (QoS is non-negotiable)
For deeper dives:
Hereβs the truth: Your users shouldnβt be your network monitoring system.
If youβre only finding out about network issues when the helpdesk phone starts ringing, youβre already losing. The difference between a proactive IT team and a firefighting IT team comes down to one thing: continuous monitoring of factors affecting network performance.
Most companies monitor their networks in one of two outdated ways:
The "Ping and Pray" Method
β Checks if devices are up/down (but not performance)
β Misses latency spikes, jitter, packet loss
β No historical data to spot trends
The "Wait for Complaints" Strategy
β Users report issues after productivity is lost
β No visibility into root causes (just "the network is slow!")
β Leads to blame games between teams
Modern Network Monitoring: How It Actually Works
The way you monitor your network directly impacts how well it performs and how effectively itβs maintained. If you're proactively monitoring your network, it means you can identify issues faster, minimize downtime, and ensure better overall performance. But if you're only discovering problems once they've already escalated, performance plummets β and your network could stay down much longer.
Proactive teams use continuous performance monitoring that:
β Simulates real user traffic using synthetic UDP traffic (tests VoIP, video, cloud apps)
β Continuously measures network metrics that matter (latency, jitter, packet loss, throughput)
β Stores historical data to identify patterns (e.g., "Every Tuesday at 3 PM, latency spikes") β and tracks performance against thresholds to detect even the smallest changes that could indicate a problem
Example: Obkioβs monitoring agents act like virtual users running constant tests between offices, clouds, and data centers β so you see problems before employees do.

Feature β Why It Matters
- End-to-end visibility β See performance across LAN, WAN, Cloud, ISPs
- Baseline comparisons β Know what "normal" looks like for your network
- Real-time alerts β Get notified of issues before users notice
- Historical trends β Spot recurring issues (e.g., daily ISP congestion)
- VoIP/video testing β Validate call quality proactively
This is Obkioβs method to ensure youβre monitoring end-to-end network performance β from every critical point in your network path. While not all network monitoring tools use agents, Obkioβs agent-based approach gives you deeper visibility into performance from the userβs perspective.
Step 1: Deploy Monitoring Agents
- Place agents in key locations (HQ, branches, cloud VMs)
- Use public agents to test ISP/Internet performance
Step 2: Define Critical Metrics
You shouldnβt have to define every metric yourself β a good network monitoring tool does that for you. It continuously measures all the key metrics like jitter, packet loss, latency, and throughput, and tells you which ones are affecting which parts of your network. That way, you can focus on solving issues.
Step 3: Configure Proactive Alerts for Network Issues
- Configure alerts based on thresholds depending on the sensitivity of your key applications
- Avoid alert fatigue (only notify on real issues)
Example: "Alert if latency to Azure jumps >50% from baseline"
Step 4: Review Daily (10 Minutes Max)
- Check performance dashboards with coffee
- Investigate any anomalies before they escalate
Real-world savings:
- 50% fewer "network is slow" tickets
- 80% faster mean-time-to-repair (MTTR)
β Stop guessing where bottlenecks are
β Start proving issues with data (no more blame games)
β Fix problems before users complain
You know that moment when your network suddenly feels like a congested highway at rush hour?
Your network wasn't designed for today's device explosion. Between smartphones, IoT gadgets, and shadow IT, most corporate networks are drowning under connections they were never meant to handle. So, how does the number of devices affect network performance?
The Hidden Cost of Device Sprawl
Every new device on your network:
β Consumes bandwidth (even when "idle")
β Increases broadcast traffic (ARP, DHCP chatter)
β Adds load to routers/switches (more MAC tables, more CPU usage)
Real-world example:
A "normal" office that once had 50 devices now has:
- 75 company laptops
- 120 employee phones/tablets
- 30 IoT devices (printers, cameras, smart TVs)
- 20+ unauthorized "shadow IT" gadgets
Result? Network performance degrades by 40%+ during peak hours.
Screenshot from Obkio's Network Device Monitoring Tool showing Network Device performance
1. Monitor Network Device Performance
- Router/switch CPU/memory usage (consistently >70% = bottleneck)
- ARP table sizes (older switches may struggle with 1000+ devices)
- Broadcast storm detection (excessive chatter slows everything down)
Pro Tip: Use a network device monitoring tool to track these metrics automatically.
2. Identify Bandwidth Hogs
- Top talkers list (which devices consume most bandwidth?)
- Unusual traffic patterns (e.g., a "smart fridge" using 5Mbps constantly)
3. Check Authentication Logs
- Rogue devices (personal gadgets on corporate WiFi)
- Orphaned connections (old devices still authenticated but unused)
1. Network Segmentation (The VLAN Solution)
Separate traffic types:
- Corporate devices (high priority)
- Guest WiFi (limited bandwidth)
- IoT (isolated VLAN with no internal access)
2. Implement 802.1X Authentication
- Blocks unauthorized devices from connecting
- Automatically quarantines non-compliant devices
3. Set Device Limits Per User
- Max 3 devices per employee (laptop + phone + tablet)
- Require approval for additional connections
4. Schedule Bandwidth-Heavy Tasks
- After-hours updates (Windows patches, backups)
- QoS policies to throttle non-critical traffic during work hours
5. Upgrade Legacy Hardware
Old switches may struggle with:
- 500 MAC addresses
- Gigabit+ throughput
- Modern encryption (WPA3, etc.)
When to Consider Advanced Solutions
β Microsegmentation (for zero-trust networks)
β AI-driven device profiling (automatically classify/restrict devices)
β SD-WAN (to prioritize critical traffic across locations)
More bandwidth won't fix device congestion if:
β Your network switches are overloaded
β Rogue devices are flooding the network
β There's no traffic prioritization
Unlock the secrets to network device monitoring! From routers to switches, discover insights to monitor core network devices with tools, tips & techniques.
Learn moreYouβve probably seen this happen:
- 9 AM: Network runs smoothly.
- 10 AM Standup: Video calls start freezing.
- 2 PM Backup Job: File transfers crawl to a halt.
This isnβt magic β itβs your network struggling with different traffic types. Not all data is equal, and if you treat a Zoom call the same as a Windows update, youβre in for a world of pain.
1. High-Bandwidth Hogs (The Bandwidth Bullies)
Examples: Video streaming (YouTube, Netflix), large file transfers
Why Theyβre Problematic:
- Can consume 90%+ of available bandwidth if unchecked
- Leave no room for critical apps (VoIP, CRM, cloud tools)
2. Real-Time Traffic (The Divas of Networking)
Examples: VoIP calls (MS Teams, Zoom), video conferencing, online gaming
What They Demand:
- Low latency (<50ms)
- Zero jitter (<30ms variation)
- No packet loss (<1%)

3. Bulk Data Transfers (The Silent Killers)
Examples: Cloud backups, Windows updates, database syncs
Why They Cause Chaos:
- Often run unnoticed in the background
- Can saturate bandwidth for hours if not scheduled
4. Small but Frequent Packets (The Switch Overloaders)
Examples: IoT sensors, VoIP control traffic, DNS queries
The Hidden Impact:
- Each packet requires router/switch processing
- 10,000 tiny packets = more CPU load than one big file
5. Encrypted Traffic (The Necessary Evil)
Examples: VPNs, HTTPS, secure cloud apps
The Trade-Off:
- Security benefit: Data is protected
- Performance cost: Encryption/decryption adds 10-20% more CPU load
6. Malicious Traffic (The Uninvited Guests)
Examples: DDoS attacks, spam, port scans
How They Hurt You:
- Waste precious bandwidth on junk traffic
- Trigger false congestion alerts
1. Quality of Service (QoS) β Your Traffic Cop
- Prioritize real-time traffic (VoIP, video calls)
- Throttle bandwidth hogs (Netflix, backups)
- Example Rule: "VoIP gets 30% guaranteed bandwidth 8AM-6PM"
2. Schedule Bulk Transfers for Off-Peak
- After-hours backups (7PM-6AM)
- Weekend updates (when office is empty)
3. Segment Your Network
Separate traffic types with VLANs:
- Voice VLAN (high priority)
- Guest WiFi (limited speed)
- IoT VLAN (Internet-only)
4. Optimize Encryption Overhead
- Upgrade hardware to handle modern encryption (AES-NI support)
- Balance security/performance (WPA3 for WiFi, but QoS for VoIP)
5. Monitor and Block Malicious Traffic
- Detect DDoS/spam with network monitoring
- Auto-block suspicious IPs (fail2ban, firewall rules)
β Real-time apps (VoIP, video) must be prioritized.
β Bandwidth hogs (streaming, backups) must be controlled.
β Malicious traffic must be blocked.
Welcome to network congestion - the silent productivity killer that strikes when too much traffic hits your network at once. Unlike bandwidth limitations (which are about capacity), congestion happens when too many devices and applications compete for the same resources simultaneously
Graphs from Obkio's Network Monitoring Tool showing Network Congestion with a medium and small buffer
The Telltale Signs
β Fluctuating latency (ping times spike randomly)
β Packet loss during peak hours (but not at night)
β Jitter increases when more users are active
β Throughput drops even with available bandwidth
1. Implement Smart Queuing (QoS on Steroids)
- Prioritize business-critical traffic (VoIP, CRM, video calls)
- Limit bandwidth hogs (streaming, backups)
- Example: Give Zoom 5Mbps guaranteed, cap Netflix at 2Mbps
2. Enable Explicit Congestion Notification (ECN)
- Lets devices slow down gracefully before packet loss happens
- Supported in modern TCP stacks (Windows 10+, Linux)
3. Fix Bufferbloat
- Use fq_codel or CAKE queuing disciplines
- Reduces latency spikes from 1000ms+ to <50ms
4. Schedule Bandwidth-Heavy Tasks
- Set backups/updates to run after business hours
- Use time-based QoS policies (strict limits 9-5)
5. Upgrade Choke Points
- Replace 10/100Mbps switches with Gigabit
- Upgrade overloaded routers (check CPU usage)
When to Suspect ISP Congestion?
β Problems occur only during peak hours (7-10PM)
β Speed tests show full bandwidth when alone
β Traceroute shows loss at ISP handoff
Solution: Report to ISP with traceroute data, or consider business-class service.
β Baseline normal performance (know your numbers)
β Monitor continuously for early warning signs
β Set up alerts for congestion indicators
Learn how to detect network congestion & perform a network congestion test inside & outside your network with Network Monitoring & Network Device Monitoring.
Learn moreYour network is only as strong as its weakest link β and that weakness might be your entire network infrastructure. I've seen companies pour money into bandwidth upgrades and QoS configurations, only to hit the same performance walls because they're trying to run Zoom calls and cloud apps on a network architecture designed for the early 2000s.
Classic symptoms:
β Perfect bandwidth but still experience latency spikes
β VPN connections that can't handle video calls
β Cloud apps performing worse than old on-prem systems
β Multiple offices connected with inconsistent performance
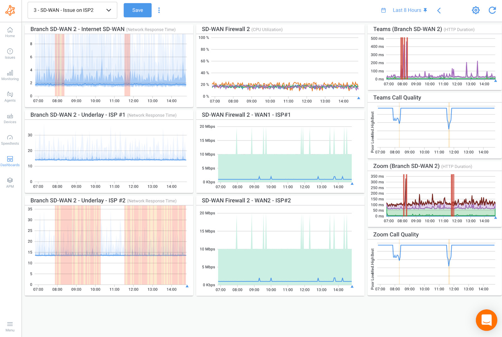
1. SD-WAN: The MPLS Killer
Why it works:
- Dynamically routes traffic over multiple connections (MPLS + Internet + LTE)
- Prioritizes real-time apps automatically
- 40-60% cheaper than pure MPLS networks
Deployment tip: Start with a hybrid approach (keep MPLS for critical traffic during transition)

2. Cloud-Native Networking
Components:
- SASE (Secure Access Service Edge)
- Cloud-based firewalls (Zscaler, Netskope)
- Direct-to-cloud connections (AWS Direct Connect, Azure ExpressRoute)
Benefit: Eliminates backhauling traffic through HQ just for security checks
3. Intent-Based Networking
How it differs:
- You define policies ("VoIP gets priority")
- Network automatically configures devices to meet those goals
- Continuously validates performance
- When cloud apps perform poorly despite good bandwidth
- When adding new sites takes months of carrier negotiations
- When security policies force inefficient traffic paths
- When 30%+ of traffic goes to SaaS/cloud anyway
1. Assessment Phase (2-4 weeks)
- Run a network assessment (Obkio helps here)
- Map all applications and their requirements
2. Pilot Phase (1-2 months)
- Test SD-WAN at 1-2 branch offices
- Compare performance metrics pre/post
3. Full Deployment (3-6 months)
- Phased rollout with fallback options
- Train staff on new monitoring tools
β End-to-end path visibility (not just device-up/down)
β Application performance metrics
β WAN circuit comparison (MPLS vs. Internet vs. LTE)
β Security policy impact analysis
Your 10-year-old architecture might be what affects network performance:
β Cloud migrations underperform
β Remote workers complain
β IT spends more on band-aids than innovation
Let's settle this once and for all: your WiFi problems aren't "just the way it is." There are too many offices where teams accept terrible wireless performance because "WiFi is supposed to be flaky." That's nonsense. The truth? Most WiFi problems come from treating wireless like wired - and vice versa.
Wired (Ethernet)
β Speed: Consistently delivers full bandwidth (1Gbps/10Gbps)
β Latency: Typically 1-2ms (versus 5-50ms on WiFi)
β Reliability: 99.9%+ uptime when properly installed
β Security: Physically contained connections
Wireless (WiFi)
β Mobility: Devices can roam freely
β Convenience: No ports/cables needed
β Modern Standards: WiFi 6E reaches 2+ Gbps in ideal conditions
β Hidden Costs: Requires careful planning and management
1. Using Consumer Gear in Offices
- "Gaming routers" lack density handling
- No centralized management
2. Ignoring Channel Planning
- Auto-channel selection often fails
- 80% of offices have co-channel interference
3. Mixing Old and New Devices
- One 802.11n device can slow entire networks
- Solution: Separate SSIDs for legacy vs. modern devices
4. Wrong AP Placement
- Mounted behind monitors/filing cabinets
- Too few APs for user density
5. No Performance Testing
- WiFi signal β good performance
Must measure airtime utilization, retry rates

β Audit current usage
β Create wired zones for critical work areas
β Upgrade WiFi strategically (not just "more APs")
Learn how to identify and diagnose Internet problems and Internet connectivity issues in your network using Network Monitoring and Traceroutes.
Learn moreImagine your network as a busy hospital emergency room. Without triage nurses, gunshot victims get the same priority as sprained ankles. That's exactly what happens when you run a business network without Quality of Service (QoS) and proper configuration.

A 200-person company upgraded to 1Gbps fiber but still had:
- Unusable Zoom calls at 11 AM
- CRM timeouts during backups
- IT constantly fighting about "bandwidth hogs"
The culprit? All traffic was treated equally. Their $15k/month circuit performed like dial-up because:
- Windows Updates consumed 40% of bandwidth
- Social media video autoplays got priority over VoIP
- No traffic shaping for bulk transfers
Modern networks require three-layer prioritization:
Critical Applications (VoIP, video conferencing, VDI)
- Minimum 30% guaranteed bandwidth
- Latency <50ms, jitter <30ms
Business Applications (CRM, ERP, email)
- Best-effort delivery
- Bandwidth caps during congestion
Everything Else (Streaming, backups, updates)
- Strict rate limiting
- Scheduled for off-hours
"Set and Forget" QoS Policies
- Application signatures change (Teams vs. Skype)
- Requires quarterly reviews
Ignoring DSCP Tagging
- Letting endpoints mark their own priority
- Solution: Re-mark traffic at network edge
Overlooking Buffer Settings
- Defaults cause bufferbloat (300ms+ latency)
- Modern queues: fq_codel or Cake
No Application Visibility
- Can't prioritize what you can't see
Hardware Limitations
- Cheap routers drop QoS under load
- Verify ASIC support for line-rate QoS

Your network will prioritize traffic, either by your design or by chaos. Taking control means:
- Classify all applications
- Mark traffic correctly
- Police bandwidth abuse
- Monitor 24/7
- Iterate as needs change
β Audit current QoS settings (most are misconfigured)
β Baseline application performance
β Implement at least basic prioritization today
Unlock the power of Quality of Service (QoS) in networking. Dive into prioritization, bandwidth prioritization & why QoS is your network's vigilant ally.
Learn moreEvery one of these factors affecting the performance of a network has something in commonβ¦
You've seen us talk about bandwidth hogs, latency spikes, and WiFi woes - but what ties them all together?
You can't fix what you can't see.
We've watched too many IT teams play guessing games with their networks because they lacked proper visibility.
Remember when we covered:
- That mysterious 3 PM latency spike? (Need monitoring to catch it)
- The VoIP calls that only failed during backups? (Need monitoring to prove it)
- The "perfect" QoS policy that wasn't working? (Need monitoring to verify it)
β Tests continuously - not just when you remember to check
β Shows real user experience - not just device uptime
β Pinpoints exactly where issues occur - not just "something's wrong"
We built Obkio because existing tools left us frustrated too. Here's what makes the difference:

Network Performance Monitoring That Actually Works
- Deploy lightweight Monitoring Agents in minutes
- Test every network path (LAN, WAN, cloud, ISPs)
- Get real-time alerts before users notice issues
Troubleshooting That Doesn't Require a PhD
- Baseline establishment (know what "normal" looks like)
- Visual traceroutes showing exactly where packets fail
- Historical data to prove intermittent issues
Coverage for Modern Networks
- Hybrid? We've got you
- Cloud-first? No problem
- SD-WAN? We love it
We're so confident you'll see value that we recommend:
- Keep your current tools running
- Deploy Obkio alongside them
- Compare the insights for 14 days (For Free)
Warning: The difference might shock you. Most customers discover:
- Issues that their old tools completely missed
- Root causes in minutes instead of hours
- How much time they've been wasting on manual checks
See what you've been missing
Because after decades in this industry, we've learned: The best networks aren't just built - they're continuously monitored and perfected.
- 14-day free trial of all premium features
- Deploy in just 10 minutes
- Monitor performance in all key network locations
- Measure real-time network metrics
- Identify and troubleshoot live network problems
Click below to try Obkio and elevate your network monitoring game today!
