Table of Contents
Table of Contents
Are you tired of feeling like a lost sailor on a stormy sea of computer problems? Well, fear not, dear reader, for we are about to embark on a journey to demystify the world of network troubleshooting! Intermittent network problems interrupt your flow of work, frustrate users, and can wreak havoc on your business. Troubleshooting network problems as fast as possible is the key to making sure that doesn’t happen.
In this article, we’re running you through what is network troubleshooting, how to troubleshoot network connectivity issues, and how to troubleshoot networks with Network Monitoring and Network Troubleshooting software. We'll equip you with the tools and knowledge you need to navigate the treacherous waters of network issues and emerge victorious. So grab your life jackets and let's set sail!"
Network troubleshooting refers to the combined measures and processes used to identify, locate, and resolve network problems located anywhere along a network, from WAN to LAN.
It's a logical process that network engineers or IT professionals use to resolve network problems and improve network performance. Essentially, to fix, you need to troubleshoot them. When troubleshooting a network, many IT pros will use a network troubleshooting software or various network troubleshooting tools to help with the process.
Network troubleshooting involves a range of techniques and tools, such as network performance monitoring, network analyzers, ping and traceroute utilities, and network performance testing tools. Network administrators and technicians use these tools to identify and diagnose network problems, which may include slow network speeds, connectivity problems, security breaches, and other issues.
Some common steps involved in network troubleshooting include identifying the problem, testing the network, isolating the issue, analyzing network logs, and implementing a solution. This process may require collaboration among network administrators, IT support staff, and other stakeholders to identify and resolve the issue.
Effective network troubleshooting is critical for maintaining reliable network performance, minimizing downtime, and ensuring the security of network resources.
Network troubleshooting is used to identify and resolve issues that can occur in a computer network. Computer networks are complex systems that are made up of various components, such as routers, switches, servers, and cables, that work together to transmit data and enable communication between devices.
When problems occur in a network, they can manifest in many ways, such as slow connection speeds, dropped connections, or complete network outages. Network troubleshooting is used to pinpoint the root cause of these issues, so that they can be resolved quickly and efficiently.
Network troubleshooting involves a range of techniques, including analyzing network traffic, checking hardware and software configurations, and testing network connections. By using these techniques, network administrators can diagnose and resolve issues, ensuring that their networks run smoothly and efficiently.
In summary, network troubleshooting is used to:
- Troubleshoot network issues when a user complains of network or application slowdown or poor connectivity.
- Provides end-to-end visibility to pinpoint the source of a network problem.
- Offers in-depth data about the location, and cause of a problem to quickly provide solutions.
Now let's take it a bit further with the notion of Network Performance.
Network performance troubleshooting is the process of identifying and resolving issues that affect the speed, reliability, and overall performance of a computer network.
Networks can encompass a wide range of technologies, including local area networks (LANs), wide area networks (WANs), wireless networks, and the Internet. When network performance degrades or problems arise, it can lead to slow data transfer, dropped connections, application errors, and other operational disruptions. Troubleshooting network performance involves identifying the root causes of these issues and implementing solutions to address them.
Contrary to more general network troubleshooting, Network Performance Troubleshooting focuses on more specific network issues affecting network performance. We'll go over the differences in more detail later on in the article.
Network troubleshooting isn't just for fixing boring old technical glitches. It's also a superhero that saves the day in many different situations! From battling slow speeds to fighting off security breaches, network troubleshooting is the hero we need, but not always the one we deserve. So put on your cape, grab your utility belt, and let's dive into some exciting network troubleshooting use cases!
There are many different use cases for network troubleshooting. Here are a few examples:
- Slow network speeds: When users experience slow network speeds, network troubleshooting can be used to identify the cause of the problem. This could be due to a congested network, a faulty switch, or a misconfigured router.
- Dropped connections: When users experience dropped connections, network troubleshooting can help identify the source of the problem. This could be due to interference from other wireless devices, a faulty network card, or a weak signal.
- Network outages: When the network goes down, network troubleshooting can be used to quickly identify and resolve the network outage. This could be due to a power outage, a failed piece of network hardware, or a configuration issue.
- Security breaches: Network troubleshooting can also be used to identify and address security breaches. For example, if a user's computer is infected with malware, network troubleshooting can be used to isolate the infected device and prevent the malware from spreading to other devices on the network.
- Software compatibility issues: When new software is installed on a network, compatibility issues can arise. Network troubleshooting can help identify and resolve these issues, ensuring that the new software works as intended and does not cause any network problems.
Ready to troubleshoot your network like a pro? Say goodbye to the guessing game and hello to Obkio! With Obkio, you'll be able to easily identify and resolve network issues, without any hocus-pocus or magic spells. So, what are you waiting for?
Let's get your network back in tip-top shape and unleash your inner network wizard!
- 14-day free trial of all premium features
- Deploy in just 10 minutes
- Monitor performance in all key network locations
- Measure real-time network metrics
- Identify and troubleshoot live network problems
No need to worry, we're not the type to pester you like those Sellsy salespeople. We're confident that our product is top-notch, but we also know that not everyone is looking for the same thing. If it's not a match made in heaven, don't sweat it - we want you to find the perfect fit, even if it's not with us
Troubleshooting network problems so they stop affecting your users is important. But, what's even better is if you identify and troubleshoot network problems before they affect your end-users. This is what we call proactive network troubleshooting.
Proactive network troubleshooting involves anticipating and addressing potential network issues before they occur, rather than simply reacting to problems as they arise and is done through Continuous Network Monitoring. It typically involves using network monitoring tools to identify performance trends and potential issues, as well as regularly auditing network configurations and implementing best practices to prevent problems.
It is important because it gives you a real-time overview of your network at all times, so you can identify, locate, and solve issues before they start affecting end-users, therefore before you receive complaints, and (for Service Providers especially) before it hurts your reputation. By taking a proactive approach to network troubleshooting, organizations can reduce downtime, improve network performance, and enhance overall network security.
With the increasing complexity of technology and network infrastructures, Network Monitoring has become an integral part of any business that needs to ensure the proper functioning of their network, devices, and applications.
Network Monitoring is generally used for three main purposes:
- Network Assessments
- Network Troubleshooting (like we talk about in this article)
- Continuous Network Monitoring.
The longer network problems exist in your network infrastructure, the more disruptions they cause. Which is why network troubleshooting is essential.
Because so many businesses depend on high-functioning networks that can span across several locations, poor network performance can impact a number of different factors like:
1.IT Services:
- Poor VoIP Quality causing choppy voice and video calls
- Slow Internet performance
- Slowdown of critical applications such as ERP (Netsuite, Microsoft Dynamics or SAP performance issues), CRM (Microsoft Dynamics, Salesforce performance), finance, and ecommerce systems.
- VPN connection problems
- Failing Citrix, RDP or Terminal Server sessions
- Low transfer rate
2. Business Affairs:
- Wasted time and productivity
- Overworked IT infrastructure
- Increased operating costs
- Damaged reputation
- Loss of income
3. Clients and Users:
- Lost productivity
- Frustration and disengagement
- Increased user complaints
Bad customer experience
Becuase of that, network troubleshooting is important for several reasons:
- Downtime Reduction: Network downtime can be costly for businesses, causing lost productivity, revenue, and customer dissatisfaction. By quickly identifying and resolving network issues, network troubleshooting can help minimize downtime and keep business operations running smoothly.
- Increased Network Performance: Network troubleshooting helps identify performance bottlenecks, configuration issues, and security vulnerabilities, which can all negatively impact network performance. By addressing these issues, network troubleshooting can help improve network performance and enhance the end-user experience.
- Cost Savings: Network troubleshooting can help businesses save money by preventing unnecessary hardware replacement, reducing the need for expensive IT support, and optimizing network resources. By identifying and resolving issues quickly, network troubleshooting can help minimize the costs associated with network downtime.
- Enhanced Security: Network troubleshooting can help identify security vulnerabilities, such as malware infections, unauthorized access, or weak passwords. By addressing these issues, network troubleshooting can help prevent security breaches and protect sensitive data from unauthorized access.
- Improved User Experience: Network troubleshooting can help ensure that end-users have a positive experience when using network resources. By optimizing network performance, resolving connectivity issues, and preventing downtime, network troubleshooting can help enhance the end-user experience and increase user satisfaction.
In summary, network troubleshooting is important for maintaining a reliable, secure, and high-performing network, which is critical for businesses of all sizes and industries.
Network troubleshooting is a vital process for maintaining optimal network performance, regardless of the type of network or the specific issues you may be encountering. Whether you're dealing with slow network speeds, intermittent connectivity, high latency, or other network-related problems, a systematic approach can help you identify and resolve these issues efficiently.
Obkio's network monitoring tool offers valuable insights into your network's performance, allowing you to diagnose problems and implement effective solutions. Below are general steps to guide you through the process of troubleshooting a network using Obkio's tool, adaptable to various network types and issues.

Make sure you have Obkio's network monitoring agents installed at key locations within your network. These agents will continuously exchange synthetic traffic to collect data and provide insights into your network's performance.
- 14-day free trial of all premium features
- Deploy in just 10 minutes
- Monitor performance in all key network locations
- Measure real-time network metrics
- Identify and troubleshoot live network problems
Before diving into the intricacies of network troubleshooting, it's essential to establish a clear understanding of the problem you're trying to solve. Network issues can manifest in various ways, and each type of problem requires a unique approach to resolution. Here are some common network issues you might encounter:
- Slow Network Performance: Users are experiencing slow network performance including sluggish Internet speeds or delays when accessing resources. This could be caused by congestion, bandwidth limitations, or other factors.
- Intermittent Connectivity: Users are reporting sporadic disconnections from the network. Intermittent network connectivity could stem from issues with wireless connectivity, signal interference, or unstable network components.
- High Latency: Applications and services are responding slowly due to delays in data transmission. High latency can result from network congestion, long distances, or inefficient routing.
- Packet Loss: Data packets are being dropped, leading to retransmissions and degraded performance. Packet loss can be caused by network congestion, hardware faults, or poor quality connections.
- Jitter: Variability in latency, also called jitter, is causing inconsistent performance, particularly in real-time applications like VoIP or video conferencing.
- Network Outages: Network outages cause the entire network or specific segments to be inaccessible, causing a complete loss of connectivity. Less severe, but temporary loss of connectivity, like network brownouts or Internet brownouts, can also cause an impact.
- Security Breaches: Suspicious activity or unauthorized access is detected, indicating a potential security breach.
Taking the time to accurately define the problem you're facing is a foundational step in successful network troubleshooting. By clearly understanding the symptoms and challenges at hand, you'll set the stage for a more focused and effective investigation, ultimately leading to quicker resolution and improved network performance.
Are you a network admin or IT pro looking to identify and troubleshoot network performance issues in your business network, or a remote worker trying to solve network performance issues in your home network? Whether you need to troubleshoot large networks or single-user workstations, Obkio's Network Monitoring Tool has plans tailored for you. Find the right plan to help you detect and troubleshoot network issues with ease.
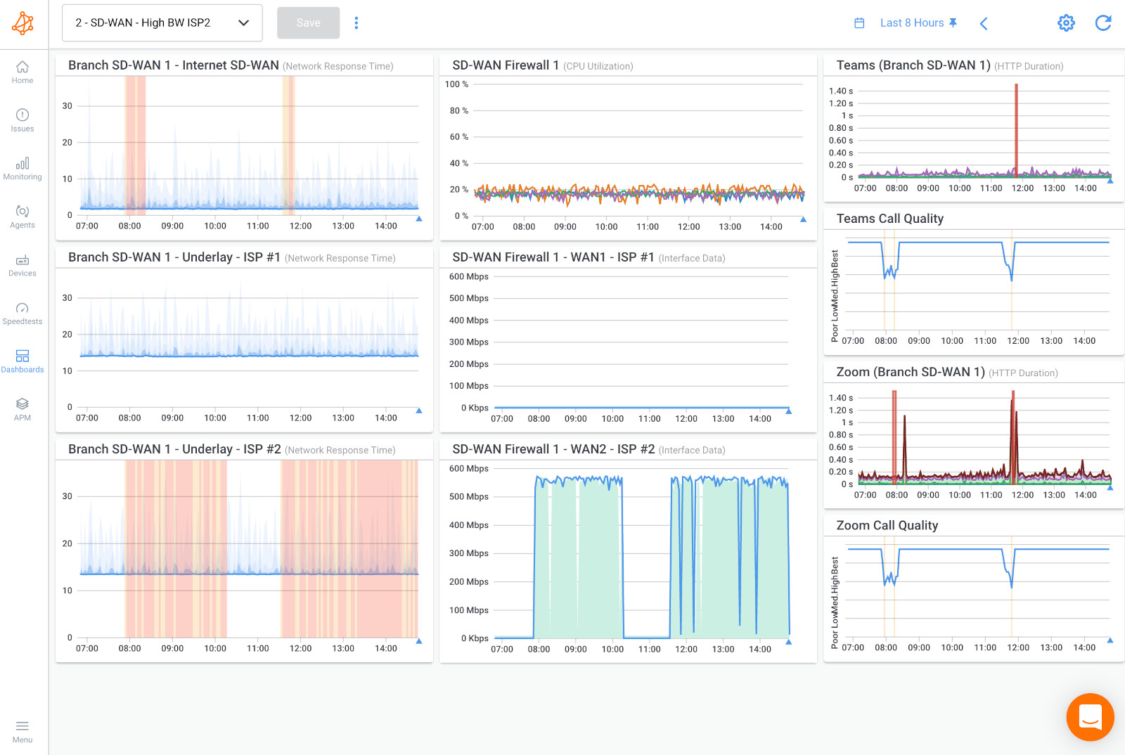
After you've identified the specific issue you're facing and gathered relevant information, the next step is to log in to your Obkio account and access the dashboard. The dashboard serves as a centralized hub where you can monitor and analyze various metrics related to your network's performance.

Here's what you can expect to find on the dashboard:
- Real-Time Metrics: The dashboard typically displays real-time data, allowing you to observe the current state of your network. Network metrics such as latency, packet loss, throughput, and more are presented in a format that's easy to understand.
- Historical Data: In addition to real-time metrics, the dashboard often provides historical data. This historical perspective enables you to identify trends, patterns, and anomalies over time, helping you uncover recurring issues or gradual changes in network behavior.
- Visualizations: Graphs, charts, and visual representations of data make it easier to comprehend complex network information at a glance. Visualizations help you spot sudden spikes, drops, or irregularities in network metrics.
- Alarms and Alerts: The dashboard may include an alerting system that notifies you when predefined thresholds are exceeded. This allows you to respond promptly to abnormal network conditions and take action before issues escalate.
- Network Segments: If you have multiple network segments or locations equipped with Obkio agents, the dashboard might allow you to toggle between different segments for a comprehensive view of the entire network.
- Spotting Abnormalities: Examine the real-time metrics to identify any current anomalies. Sudden increases in latency, packet loss, or other metrics might correlate with reported issues.
- Comparing Historical Data: Look for patterns in historical data that coincide with the reported problems. This can help you understand whether the issues are intermittent or consistent and if they occur during specific times.
- Diagnosing Bottlenecks: Analyze throughput metrics to determine if network congestion is causing slowdowns. Identify which links or segments are experiencing high network utilization.
- Validating Changes: If you've implemented changes to address network issues, monitor the dashboard to ensure that those changes are having the desired effect on performance.
- Data-Driven Decision-Making: Base your troubleshooting decisions on concrete data from the dashboard. Avoid making assumptions and instead rely on the information presented.
Checking key metrics is a fundamental step in troubleshooting a network using Obkio's network monitoring tool. These metrics provide critical insights into various aspects of your network's performance, helping you pinpoint issues and identify areas that require attention.
Here are some of the key network metrics you should be looking at:
Latency: Latency refers to the time it takes for data to travel from the source to the destination. It directly impacts how quickly data packets reach their intended recipients. High latency can lead to delays in data transmission and affect the responsiveness of applications and services.
Packet Loss: Packet loss occurs when data packets do not reach their destination. This can result in data retransmissions, which slow down the network and degrade performance. Identifying and addressing packet loss is crucial for maintaining data integrity and efficient network communication.
Throughput: Throughput measures the amount of data that can be transmitted over the network in a given period. It reflects the network's capacity to handle data. Monitoring throughput helps you identify if the network is operating at its expected capacity. Low throughput could indicate congestion or other limitations.
Jitter: Jitter refers to the variability in the latency of data packets. Inconsistent latency can lead to disruptions in real-time applications. Monitoring jitter is especially important for applications that require consistent data delivery, such as voice and video conferencing.
Round-Trip Time (RTT): RTT measures the time it takes for a data packet to travel from the source to the destination and back. It provides insights into the time taken for data to make a round trip. Elevated RTT values can indicate issues with network congestion, long distances, or inefficient routing.
Network Health Metrics: These metrics offer an overall assessment of the network's health and performance. They might include indicators such as uptime percentage and overall network response time. Network health metrics provide a high-level overview of how well the network is functioning and whether it meets performance expectations.

- Baseline Comparison: Compare current metrics with historical baseline data. Deviations from the network baseline can highlight abnormal behavior and indicate potential issues.
- Thresholds and Alarms: Obkio's monitoring tool might allow you to set thresholds for each metric. When a threshold is breached, the tool can trigger alarms or alerts, notifying you of issues in real time.
- Correlation: Look for correlations between different metrics. For example, high latency might coincide with high packet loss. Identifying these patterns can help you uncover underlying causes.
- Segment-Specific Analysis: If you're monitoring multiple network segments or locations, analyze metrics for each segment individually. This can help you identify whether issues are localized or widespread.
- Investigate Spikes: Sudden spikes or drops in metrics can indicate transient network issues. Investigate the timing and potential causes of these spikes to take appropriate action.
Checking key metrics through Obkio's network monitoring tool provides you with valuable insights into the performance of your network. By understanding the nuances of latency, packet loss, throughput, jitter, RTT, and other vital metrics, you can diagnose issues, make informed decisions, and implement targeted solutions to optimize your network's performance, reliability, and overall user experience.
In larger and more complex networks, it's common to have multiple segments, links, or locations interconnected to form a cohesive network infrastructure. When troubleshooting issues, it's important to identify which specific network segment is experiencing problems. This isolation process allows you to focus your efforts on the area where the issue originates and streamline your troubleshooting approach.
Steps to Identify and Isolate Network Segments:
- Network Topology Understanding: Gain a thorough understanding of your network's topology, including routers, switches, access points, and the connections between them. This understanding will help you visualize how data flows within your network.
- Review Monitoring Data: Use Obkio's network monitoring tool to review the metrics and data for each network segment. Identify any irregularities or performance issues that stand out.
- Compare Metrics: Compare the performance metrics of different network segments. Look for significant discrepancies in latency, packet loss, throughput, and other relevant metrics.
- Focus on Affected Users: If users in specific locations or segments are reporting issues, prioritize investigating those areas first. Their feedback can provide valuable insights into the scope of the problem.
- Test Individual Segments: Use Obkio's testing capabilities to run synthetic tests on individual segments. By simulating network traffic, you can pinpoint whether a specific segment is causing the issue.
- Network Flow Analysis: Analyze the flow of network traffic using passive monitoring tools. This can help you identify if a particular segment is receiving unusually high traffic or experiencing congestion.
- Traceroute and Path Analysis: Utilize traceroute tools to map the path that network packets take from source to destination. This can help you identify hops that might be causing delays or issues.
- Collaborate with Network Teams: If your network is managed by different teams or departments, collaborate with them to gain insights into the configuration and performance of specific segments.
Identifying network segments and isolating problematic areas is an essential step in troubleshooting network issues. By focusing your efforts on specific segments, you can streamline your investigation, diagnose issues more effectively, and implement targeted solutions to restore optimal network performance. Obkio's network monitoring tool can provide valuable data and insights to support your efforts in this process.

Network testing using Obkio's network monitoring tool is a proactive approach to troubleshooting network issues. These tests allow you to simulate network activity and gather valuable data to identify bottlenecks, weaknesses, and areas requiring optimization.
Here's are some network tests to consider:
1. Active Network Monitoring Tests:
- Synthetic Traffic Generation: Active tests involve generating synthetic traffic on the network to measure its performance. Obkio's tool continuously generated synthetic UDP traffic through Monitoring Agents to simulate various types of network activities, such as data transfers, VoIP calls, or video streaming in different network locations.
- Test Goals: The purpose of active tests is to assess how well the network can handle different types of traffic. You can identify bandwidth limitations, latency issues, and performance degradation under varying conditions.

2. Passive Network Monitoring Tests:
- Analyzing Traffic Flows: Passive tests involve analyzing the actual network traffic without injecting synthetic traffic. This approach provides insights into how real-world applications and users are utilizing the network.
- Test Goals: Passive tests help you understand traffic patterns, identify unexpected sources of congestion, and detect potential security or bandwidth misuse issues.
Running tests using Obkio's network monitoring tool is an active and valuable method of troubleshooting network issues. Whether you're generating synthetic traffic or analyzing real traffic flows, these tests help you identify bottlenecks, diagnose performance problems, and make informed decisions to optimize your network's performance, responsiveness, and reliability.
Discover the differences, benefits, and implementation strategies of active network monitoring vs passive network monitoring.
Learn moreReviewing notifications and alerts generated by Obkio's network monitoring tool is crucial for timely response to abnormal network conditions. These alerts serve as early warnings for potential issues, allowing you to take proactive measures to address them.
- Setting Up Alerts: Configure network monitoring alerts within Obkio's tool based on predefined thresholds. These thresholds are values that, when exceeded, trigger an alert. Common metrics for which alerts can be set include latency, packet loss, throughput, and jitter.
- Understand Alert Context: Each alert will provide information about the metric that triggered it, the threshold that was breached, and the specific time the breach occurred. This information helps you understand the severity and nature of the issue.
- Response Time: Quickly respond to alerts to prevent issues from escalating. Some network problems, if left unattended, can worsen and impact user experience or even lead to downtime.
- Correlation with Other Data: Correlate alert notifications with other data available on the dashboard. For example, if you receive an alert about high latency, cross-reference it with throughput and packet loss metrics to gain a fuller picture of the issue.
- Escalation Process: Have a clear process in place for escalating alerts to the appropriate individuals or teams. Ensure that the responsible parties are aware of the alerts and know how to respond.
Reviewing notifications and alerts generated by Obkio's network monitoring tool is an essential step in network troubleshooting. By promptly responding to alerts, you can take proactive measures to prevent disruptions or network disconnections, ensure optimal network performance, and provide a better user experience for individuals relying on your network services.
Comparing current performance metrics with a baseline of normal network behavior is a valuable technique for identifying anomalies and deviations that could indicate network issues. Baseline comparisons provide context for understanding whether the observed metrics are within expected ranges or if they signify potential problems.
What is a Baseline?
A baseline is a set of historical data that represents the expected or typical performance of your network under normal conditions. It's essentially a reference point that helps you distinguish between regular fluctuations and abnormal behavior.
- Contextual Analysis: A baseline offers context for understanding whether current metrics are typical or unusual. Without a baseline, it's challenging to determine if the observed values are problematic.
- Anomaly Detection: Deviations from the baseline can indicate issues that need attention. When metrics consistently fall outside the baseline range, it's a strong indication that something is amiss.
- Data-Driven Troubleshooting: Baseline comparisons provide an objective basis for making decisions and taking action. They reduce guesswork and help you focus on actual anomalies.
Steps to Compare with Baseline:
- Create a Baseline: Start by establishing a baseline of typical network performance during periods of stability. Collect historical data across key metrics like latency, packet loss, throughput, and more. Obkio's Network Monitoring tool will automatically do this for you!
- Set Thresholds: Define acceptable ranges or thresholds for each metric based on the baseline. These thresholds represent the upper and lower limits of normal behavior.
- Regular Monitoring: Continuously monitor your network's performance using Obkio's tool. Regularly compare current metrics against the baseline thresholds.
- Identify Deviations: If the current metrics consistently deviate from the established baseline, investigate further to understand the cause of the deviation.
- Analyze Patterns: Look for patterns in the deviations. Are there specific times of day, days of the week, or usage scenarios when deviations are more pronounced?
- Cross-Reference Metrics: Cross-reference deviations in one metric with other related metrics. For example, if latency increases, check if packet loss also increases during the same periods.
- Trigger Alerts: Configure alerts in Obkio's tool to notify you when metrics breach baseline thresholds. Alerts prompt quick action when anomalies occur.

Checking external factors is a critical step in troubleshooting network issues. Many network problems can originate outside of your control, such as issues with your Internet Service Provider (ISP) or external attacks like Distributed Denial of Service (DDoS).
It's important to rule out these possibilities before dedicating resources solely to internal network configurations. Here's an expanded explanation of this step:
- ISP Communication: Contact your ISP to inquire about any ongoing maintenance, outages, or known issues. They can provide valuable information about the status of their network.
- Route Analysis: Use tools to analyze network routes and trace paths that data takes from source to destination. Identify if there are any unexpected routing changes or bottlenecks.
- Ping Tests: Conduct ping tests to external servers or websites. Consistently high latency or packet loss in these tests might indicate broader connectivity issues.
- Geographical Outages: Use online services that track global network outages to see if your area or your ISP's region is experiencing connectivity problems.
- DDoS Detection: Monitor network traffic patterns for signs of a DDoS attack. Sudden spikes in traffic or unusual behavior might indicate malicious activity.
- Collaboration with ISP: Work with your ISP to identify the source of any issues affecting your connection. They can provide assistance in resolving connectivity problems.
Checking external factors is a critical step in troubleshooting network issues. By ruling out ISP problems, route anomalies, DDoS attacks, and other external factors, you can confidently focus on optimizing your internal network configurations and addressing issues within your control. This approach leads to more efficient troubleshooting, reduced downtime, and a better overall user experience.
This step involves making adjustments to your network configuration to optimize network performance and address the identified problems and improve overall performance. Obkio's network monitoring tool can provide valuable insights and recommendations to guide your changes.
Steps to Implement Changes:
- Root Cause Identification: Based on your analysis of metrics, alerts, and tests, pinpoint the specific areas or components causing network issues.
- Network Configuration Changes: Adjust network configurations, such as router settings, firewall rules, or Quality of Service (QoS) policies, to address identified problems.
- Network Optimization Strategies: Depending on the issues, apply optimization techniques such as load balancing, traffic shaping, or upgrading hardware components.
- Documentation: Keep detailed records of the changes you implement, the reasoning behind them, and the expected outcomes. Documentation helps in future troubleshooting and knowledge sharing.
- Testing After Changes: After implementing changes, run tests and monitor metrics to verify if the changes have had the desired effect on network performance.
Utilizing Obkio's Recommendations:
- Data-Driven Insights: Leverage recommendations provided by Obkio's tool to make informed decisions. These recommendations are often based on patterns in collected data.
- Validation: If the tool suggests specific adjustments or configurations, validate these recommendations against your analysis and network requirements.
- Prioritization: If the tool highlights multiple areas for improvement, prioritize changes based on the severity of the issues and potential impact on network performance.
Implementing optimizations based on analysis is a critical step in troubleshooting network issues. Whether addressing configurations, optimizing components, or following tool recommendations, the goal is to resolve problems, optimize performance, and create a more reliable network environment. The combination of analytical insights and recommendations from tools like Obkio enables you to make informed and impactful changes that enhance your network's overall functionality.
Learn to use network optimization and monitoring to optimize network performance, improve your end-user experience, and compare performance from the past.
Learn moreAfter implementing changes, continue to monitor the network using Obkio to ensure that the issues have been resolved and that the performance has improved. Monitoring the network after implementing changes is a crucial step to ensure the effectiveness of your troubleshooting efforts and to validate that the changes have indeed resolved the identified issues. Continuous monitoring helps you maintain a stable and high-performing network environment.
Importance of Post-Change Monitoring:
- Validation: Post-change monitoring confirms whether the implemented changes have had the desired impact on network performance and have resolved the issues.
- Adaptation: Sometimes, changes might not produce immediate results or could inadvertently introduce new issues. Monitoring allows you to identify such scenarios and make necessary adjustments.
- Continuous Optimization: Monitoring after changes is a part of the iterative optimization process. It helps you fine-tune configurations and ensure sustained network efficiency.
Steps to Monitor After Changes:
- Baseline Comparison: Compare post-change metrics to the baseline data collected before implementing the changes. This comparison helps you understand the magnitude of improvement.
- Stability and Consistency: Monitor for stability and consistency in network performance with network stability testing. Changes should result in reduced latency, improved throughput, and fewer instances of packet loss.
- Alerts and Notifications: Configure alerts and notifications in Obkio's tool to be informed of any unusual behavior or deviations from the expected post-change performance.
- Regular Analysis: Regularly review the metrics and data on the dashboard to identify any anomalies or trends that might indicate ongoing or new issues.
- User Feedback: Gather feedback from users to understand their experience after the changes. Their observations can provide valuable insights into real-world improvements.
- Iterative Approach: If the network's performance isn't meeting expectations post-change, consider an iterative approach. Adjust configurations based on new insights and retest.
Monitoring the network after implementing changes is a vital step in the troubleshooting process. By comparing post-change metrics to baseline data, analyzing performance, and staying vigilant for anomalies, you can ensure that your network remains stable, performs optimally, and delivers a consistent and satisfactory experience for users. Obkio's network monitoring tool continues to be a valuable resource in this phase by providing real-time and historical data for ongoing assessment.
Ready to add some new tricks to your network troubleshooting toolbox? Get ready to tap into your inner network ninja with these network troubleshooting techniques! From ping and traceroute to port scanning and packet analysis, these techniques will help you become a master of network problem-solving. So sharpen your sword, don your ninja outfit, and let's dive into the exciting world of network troubleshooting techniques!
There are many different network troubleshooting techniques that can be used to identify and resolve network issues. Here are a few examples:
This complete, end-to-end network troubleshooting technique involves the use of network monitoring software, like Obkio to identify issues and monitor network performance in real-time. This technique is particularly useful for identifying issues such as congestion, bandwidth issues, and security threats, and is a valuable network troubleshooting technique that involves the continuous monitoring of network performance and activity to identify and resolve issues.
Network monitoring allows network administrators to:
- Detect issues early: Network monitoring helps detect issues as soon as they occur, allowing administrators to quickly address them before they escalate into bigger problems.
- Identify performance issues: Network monitoring can help identify performance issues such as slow network speeds, packet loss, and high latency.
- Track network activity: Network monitoring can help track network activity, including which devices are connected to the network, what applications are being used, and how much bandwidth is being consumed.
- Alert administrators: Network monitoring tools can alert administrators of issues through notifications, emails, or text messages, allowing for quick resolution.
- Analyze historical data: Network monitoring software can store and analyze historical data, allowing administrators to identify long-term trends and patterns and plan for future network upgrades and changes.
Network monitoring is especially useful for troubleshooting issues related to network congestion, bandwidth usage, and security threats. By monitoring network traffic, administrators can identify abnormal activity and quickly address any security threats or breaches.
In summary, network monitoring is a powerful network troubleshooting technique that allows administrators to detect and resolve issues in real-time, analyze historical data, and improve overall network performance and security.
Ping is a basic network troubleshooting technique that sends a small packet of data to a device on the network to verify if it's reachable. The ping tool measures the round-trip time for the data packet to be sent from the source device to the destination device and back. If the destination device responds to the ping request, it indicates that the device is reachable and there is no issue with network connectivity.
Ping is a useful troubleshooting tool because it can help identify several network issues, such as:
- Network connectivity issues: Ping can help identify whether a device is reachable on the network, which can be useful in troubleshooting network connectivity issues.
- DNS issues: If the ping fails to resolve a domain name into an IP address, it can indicate a problem with the DNS configuration.
- Firewall issues: Ping can help identify firewall issues by determining whether the firewall is blocking incoming or outgoing traffic to a specific device.
- Network latency: The round-trip time reported by ping can help identify network latency issues, which can impact network performance.
Ping is a quick and easy network troubleshooting tool, but it does have limitations. For example, if a device is configured to block incoming ping requests, the tool may report that the device is not reachable even though it is functioning normally. Additionally, the tool does not provide detailed information about the nature of network issues.
In summary, while ping is a simple and useful network troubleshooting tool, it should be used in conjunction with other techniques for a more comprehensive analysis of network issues.
Traceroute is a network troubleshooting technique that helps identify the path that network packets take from the source device to the destination device. It works by sending a series of packets to the destination device, with each packet having a different time-to-live (TTL) value. Each router along the path to the destination device decrements the TTL value, and if it reaches zero, it discards the packet and sends an ICMP "Time Exceeded" message back to the source device.
Traceroute uses the ICMP protocol to identify the routers along the path to the destination device, and it reports the IP address, hostname, and response time of each router. This information helps network administrators identify the location of network issues and diagnose latency or connectivity problems.

Some of the uses of traceroute as a network troubleshooting technique include:
- Identifying network routing issues: Traceroute helps identify routing issues by reporting the IP address and hostname of each router along the path to the destination device.
- Identifying network latency issues: The response time reported by traceroute helps identify latency issues and can help identify where delays are occurring along the path to the destination device.
- Diagnosing connectivity issues: Traceroute can help diagnose connectivity issues by identifying where packets are dropping or being lost along the path to the destination device.
Traceroute is a valuable network troubleshooting technique that can help administrators identify and resolve network issues. However, it does have limitations. For example, some routers are configured to block ICMP packets, which can result in incomplete traceroute reports. Additionally, traceroute only reports the path taken by network packets and does not provide detailed information about the nature of network issues.
In summary, traceroute is a powerful network troubleshooting technique that helps identify network routing and latency issues, as well as diagnose connectivity issues. It should be used in conjunction with other network troubleshooting tools for a comprehensive analysis of network issues.
While port scanning is often used as a reconnaissance tool by hackers, it can also be used as a network troubleshooting technique by network administrators. A port scanner is a software tool that scans a range of network ports on a device to determine which ports are open and accepting incoming connections. This information is useful for network administrators who need to verify that their devices are properly configured and secure.
Here are some ways that port scanning can be used as a network troubleshooting technique:
- Identifying open ports: Port scanning can be used to identify which ports are open on a device, which is useful for verifying that services are running and accessible.
- Verifying firewall rules: Port scanning can be used to verify that firewall rules are configured correctly and that the necessary ports are open to allow traffic to flow.
- Checking for rogue devices: Port scanning can be used to identify any unauthorized devices on the network that may be accepting incoming connections on unsecured ports.
- Checking for vulnerabilities: Port scanning can be used to identify any vulnerabilities in the network by identifying open ports that are commonly exploited by attackers.
It's important to note that port scanning can also be used by attackers to identify potential vulnerabilities on a network, so it should be used carefully and with appropriate security precautions in place.
In summary, port scanning can be a useful network troubleshooting technique for network administrators to identify open ports, verify firewall rules, check for rogue devices, and identify potential vulnerabilities. However, it should be used with caution and appropriate security measures in place to avoid unintended consequences.
Configuration auditing is a network troubleshooting technique that involves reviewing and verifying the configuration settings of network devices to ensure that they are properly configured and compliant with organizational policies and industry best practices. It is an important technique for ensuring the security, reliability, and performance of network devices.
Here are some ways that configuration auditing can be used as a network troubleshooting technique:
- Identifying configuration errors: Configuration auditing can be used to identify configuration errors that may be causing network issues or security vulnerabilities. For example, misconfigured network settings can cause devices to not function properly, resulting in connectivity issues.
- Verifying compliance: Configuration auditing can be used to verify that network devices are configured in compliance with organizational policies and industry best practices. For example, it can ensure that devices have been configured with appropriate security settings and that they are using the latest software updates and patches.
- Improving performance: Configuration auditing can be used to optimize network device configurations to improve network performance. For example, it can identify unused or unnecessary services that can be disabled to improve device performance.
- Enhancing security: Configuration auditing can be used to identify security vulnerabilities in network devices, such as weak passwords or open ports that can be exploited by attackers. It can also identify configuration settings that may increase the risk of security breaches, such as unnecessary services running on devices.
Configuration auditing can be performed manually or using automated tools that can scan and analyze device configurations. Automated tools are often preferred because they can perform configuration audits more quickly and thoroughly than manual methods.
In summary, configuration auditing is a valuable network troubleshooting technique that can help identify configuration errors, verify compliance with organizational policies and industry best practices, improve network performance, and enhance security. By using configuration auditing, network administrators can ensure that their devices are properly configured and functioning optimally.
Packet analysis is a network troubleshooting technique that involves capturing and analyzing network traffic to identify issues with the network. It is a powerful tool for diagnosing and resolving network issues because it provides detailed information about how data is flowing through the network.
Here are some ways that packet analysis can be used as a network troubleshooting technique:
- Identifying network bottlenecks: Packet analysis can be used to identify where network traffic is being slowed down or congested, which can help network administrators pinpoint where network bottlenecks are occurring.
- Diagnosing application issues: Packet analysis can help diagnose application issues by providing detailed information about how data is flowing between applications and network devices. For example, it can identify issues with application protocols or data formats that may be causing problems.
- Analyzing security incidents: Packet analysis can be used to analyze security incidents, such as malware infections or network intrusions. By examining network traffic, network administrators can identify the source of the incident and determine how it spread throughout the network.
- Verifying network configurations: Packet analysis can be used to verify that network devices are configured correctly and that traffic is flowing as expected. For example, it can confirm that network policies are being enforced and that network devices are properly configured to handle different types of traffic.
Packet analysis requires specialized tools that can capture and analyze network traffic. These tools can provide detailed information about packet headers, payload data, and protocol information. They can also generate graphs and charts that help visualize network traffic and identify patterns.
In summary, packet analysis is a powerful network troubleshooting technique that can help identify network bottlenecks, diagnose application issues, analyze security incidents, and verify network configurations. By using packet analysis, network administrators can ensure that their networks are functioning optimally and securely.
Firmware updates are a network troubleshooting technique that involves updating the software that controls the hardware components of network devices. Firmware updates can be used to fix bugs, address security vulnerabilities, and improve device performance.
Here are some ways that firmware updates can be used as a network troubleshooting technique:
- Addressing software bugs: Firmware updates can be used to address software bugs that may be causing network issues. For example, a firmware update can fix a bug that causes a network device to crash or behave unpredictably.
- Patching security vulnerabilities: Firmware updates can be used to patch security vulnerabilities that may be present in network devices. For example, a firmware update can address a vulnerability that allows attackers to gain unauthorized access to a network device.
- Improving device performance: Firmware updates can be used to improve device performance by adding new features or improving existing ones. For example, a firmware update can add support for new networking protocols or improve the speed of data transfer.
- Enhancing compatibility: Firmware updates can be used to enhance compatibility with other network devices or software. For example, a firmware update can add support for a new type of network card or improve interoperability with a specific software application.
Firmware updates can be performed manually or using automated tools that can scan and analyze network devices to identify outdated firmware versions. Automated tools are often preferred because they can perform firmware updates more quickly and thoroughly than manual methods.
In summary, firmware updates are an important network troubleshooting technique that can help address software bugs, patch security vulnerabilities, improve device performance, and enhance compatibility. By keeping their network devices up-to-date with the latest firmware versions, network administrators can ensure that their networks are functioning optimally and securely.
Even the best designed networks are not immune to problems. With the growing complexity of network infrastructures, problems are bound to happen, but just harder to pinpoint. All IT managers generally agree on one thing: it’s not about whether there will be network problems, but rather when they will occur and how to solve them as soon as possible.
Are you tired of constantly putting out fires on your network? Want to take a proactive approach to network troubleshooting? Look no further than network monitoring!
In order to troubleshoot a network as efficiently and painlessly as possible, it’s important to have some best practices or steps in mind that you can follow every time. For this tutorial, we're going to show you how to perform network troubleshooting using the Network Monitoring Technique!
Not only does it provide a real-time view of network activity, but it also enables you to detect and resolve issues quickly, allocate resources more effectively, and enhance network security. Say goodbye to network headaches and hello to smooth sailing with network monitoring!
Most businesses don’t have time to manually assess every part of their network to find the cause of a problem. When you have a flood of user complaints and the executive team breathing down your, it can be overwhelming to try to find the problem, let alone fix it.
Luckily, there are several network troubleshooting tools available in the vault of a network administrator or IT specialist - the most important being Network Monitoring. A great network monitoring software, like Obkio Network Performance Monitoring software will provide continuous end-to-end monitoring of your network performance, to identify problems and collect the information you need to troubleshoot, all with one tool!
Obkio continuously monitors end-to-end network performance with synthetic traffic using Network Monitoring Agents. The Agents exchange synthetic traffic to measure network metrics, like packet loss, between each other, identify network issues, and collect the information to help you troubleshoot.
Issues can arise at numerous points along the network. To start troubleshooting a network, you want to have a clear understanding of what the problem is, how it happened, who it’s affecting, when it occurred, and how long it’s been going on.
Once you’ve deployed Obkio Monitoring Agents in your key network locations, they will start measuring key network metrics like jitter, packet loss, and latency and displaying them on Obkio’s Network Response Time Graph.
Obkio's Network Response Time Graph and VoIP Quality Graph showing Latency, Jitter, and Packet Loss
By gathering the right information and clarifying the problem, you’ll have a much better chance of resolving the issue quickly, without wasting time trying unnecessary fixes. Network troubleshooting helps you get all the information you need about:
- What network problems are affecting your network or application performance.
- Where the network issues are located anywhere along your network.
- Who the owner of the problem is (user, application, network, or ISP), and who is responsible for fixing it.
- How to solve problems for a quick and smooth fix.
To begin the network troubleshooting process, you've got to catch and isolate the network problem.
To do this, compare the monitoring sessions you created from deploying Obkio's NPM tool.
As a reference, below is an example of a Network Session with no network problems.

If you're not experiencing a network problem, it might be a user issue. In this case, you can troubleshoot by installing a Monitoring Agent directly on a user’s workstation (the user who is experiencing the performance problems) to see the issue from their point-of-view.
If you still don’t find that it’s a network problem at this point, it may just be a problem that IT specialists can troubleshoot and resolve directly on the user's workstation or on the remote destination. The problem could be several other hardware-intensive videoconferencing systems, which use up a lot of resources (CPU, RAM).
Obkio monitors these other resource metrics as well.
In the screenshot below is an example of a network problem on both network sessions.

In this case, the network problem is on a network segment that is common to both network sessions. This means that the problem is:
- Broader and not exclusive to a single network path or destination.
- Affects all services and applications dependent on the network.
- Could be happening in LAN, the firewall or the local loop Internet connection.
In the screenshot below is an example of a network problem on only one network session.

This means that the network problem is happening specifically towards that specific location on the Internet and that the problem is further away.
If the network problem is on both network sessions, compare that data using Obkio’s Device Monitoring feature to further understand if the network issue is happening on your end, or over the Internet, in your Service Provider’s network.

Believe it or not, many network problems may be caused by faulty hardware, bad physical connections, or incorrect configurations. When you begin the troubleshooting process, check all your hardware to make sure it’s correctly connected, turned on, and working.
If a cord has come loose or has broken, or somebody has switched off an important router, this could be the problem behind your network issues. There’s no point in going through the process of troubleshooting network issues if all you need to do is replace a cord, so make sure all switches are in the correct positions and haven’t been bumped accidentally.
Here are some general network troubleshooting steps for network hardware that can help you identify and resolve network issues:
- Check physical connections: Ensure that all physical connections are secure and correctly plugged in. Loose or damaged cables can cause network connectivity issues.
- Restart devices: Power cycle the affected devices, including the router, switch, and modem. Sometimes, this can resolve the issue by resetting the devices and clearing out any temporary network configurations.
- Check network settings: Verify that the network settings, including IP addresses, subnet masks, and default gateways, are correctly configured. Misconfigured network settings can cause connectivity issues.
- Update firmware and software: Ensure that the devices and software used in the network are updated to the latest versions. Newer versions can contain bug fixes and performance improvements that can resolve network issues.
Going through to check every cord one-by-one can be tiresome and a gigantic loss of time. Thankfully, a network performance monitoring software like Obkio monitors problems within your network interface that are commonly caused by hardware!
When you compare your previous data with Device Monitoring metrics, you may find CPU or Bandwidth issues. These resource issues likely means that the network issue is on your end and you need to troubleshoot internally.
Here are a few network troubleshooting suggestions got CPU or bandwidth issues:
Traffic Analysis: Examine your firewall logs to determine if the traffic passing through your network is legitimate. This will help identify potential security breaches such as data exfiltration or improper data backup during business hours.
Firewall Management: Prioritize important traffic in order to reduce congestion during periods of high traffic. This ensures that traffic to and from critical applications is given priority and is less likely to cause network congestion.
Bandwidth Upgrade: Contact your Internet Service Provider (ISP) to upgrade your bandwidth if you are experiencing bandwidth constraints.
Resource Investigation: Investigate the reason for missing resources and high CPU usage on your device. This may be due to a software issue, firmware update requirement, buggy software update, or simply inadequate resources, which can be resolved by upgrading to a more powerful device.
If you don’t see any resource issues from your devices, this is a sign that the network problem is actually on your Service Provider’s end.
If you suspect that the issue is with your ISP, you should open a service ticket and provide as much information as possible to support your claim. This will help to quickly escalate the issue past the first level of support. Additionally, Obkio's app can serve as a valuable tool to aid in this process.
The data you can provide is that from your dashboard in the previous steps, as well as your Traceroutes in the next step.
The next step in the network troubleshooting process is to collect the last bit of data to help you pinpoint exactly where the network problem is located so you can share that information with your Service Provider.
To do this, we’ll be using Obkio Vision, Obkio’s free Visual Traceroute tool that runs continuously to interpret Traceroute results to identify network problems in your WAN and over the Internet.
Note: If the network problem happening only on your end, you don’t need to do this step. It’ll just give you the same results.
Use Traceroutes, the Network Map, and the Quality Matrix to identify if:
A. The network issue is happening specifically towards a specific location over the Internet. So only one specific site is being affected.
Obkio Vision Network Map
B. The network issue is on your ISP’s side. At this point, open a service ticket with as much information as you can collect.
Obkio Vision Traceroutes
If you encounter an issue, it is recommended to contact your Service Provider (MSP or ISP) for assistance with troubleshooting. However, this time, you won't have to deal with first-level support simply instructing you to "reboot your modem." Armed with the data collected using Obkio, you can hold your Service Provider accountable and provide them with all the necessary information to effectively troubleshoot the issue.
- Contact your ISP to get technical support using the screenshots of Monitoring Sessions, Dashboards or Traceroutes in Vision.
- Share results of Live Traceroutes with your ISP using a public link.
- If your ISP wants to analyze your data further, you can create a temporary Read-Only User in your Obkio account for them.
By sharing traceroute results, ISP network engineers can see the problem, change the traceroute options and validate that their changes are fixing the issue without having to get back to you.
Your ISP will then be able to confirm if your analysis is good or not, and if they can fix the issue at hand. If you have the chance to have a good ISP, they will also explain why your analysis is wrong if this is the case.
At this point, if you're still ensure of the cause of the issue, one last thing you can do it perform a DNS check.
DNS, which stands for Domain Name System, is a directory for the Internet (and every internet-connected device) that matches domain names with IP addresses. Every single website has its own IP address on the web, and computers can connect to other computers via the Internet and look up websites using their IP address.
Use the “nslookup” command to determine whether there’s a problem with the server you’re trying to connect to. If you perform a DNS check on, for example, google.com and receive results such as “Timed Out,” “Server Failure,” “Refused,” “No Response from Server,” or “Network Is Unreachable,” it may indicate the problem originates in the DNS server for your destination. (You can also use nslookup to check your own DNS server.)
With Obkio’s Application Performance Monitoring (APM) for HTTP URLs feature, users can now monitor DNS performance! DNS is key to URL monitoring, and is one of the five steps to download the content of a single URL.

Continuing to monitor network performance is a crucial step in network troubleshooting. After implementing a fix, it's essential to ensure that the network is operating optimally and that the issue is resolved.
Here's why continuing to monitor network performance is important:
- Verify that the issue is resolved: Continuing to monitor the network performance can help you ensure that the issue is resolved. If the issue persists, you may need to investigate further and implement additional fixes.
- Identify new issues: Even if the original issue is resolved, new issues may arise. Continuously monitoring the network performance can help you identify any new issues and address them proactively.
- Optimize network performance: Monitoring the network performance can help you identify areas of the network that can be optimized for better performance. For example, you may find that some devices or applications are using an excessive amount of bandwidth, causing performance issues for other devices on the network.
- Ensure network security: Monitoring the network performance can help you identify potential security threats and breaches. You can set up alerts to notify you of any suspicious network activity and take action to prevent security breaches.
In summary, continuing to monitor network performance after troubleshooting helps you ensure that the network is operating optimally and proactively address any new issues that may arise.
We’re running you through an example of when and how network troubleshooting can help you resolve networks problems!
Let’s say that users in your company start reporting intermittent network performance and slowness issues, like choppy VoIP Quality and lagginess which makes voice calls incomprehensible.
VoIP Quality is highly reliant on network performance, which means that many network problems like packet loss, latency, and jitter can cause high levels of VoIP degradation.
If you’re a member of the IT team, you’re definitely the first person that users come to with their complaints. Which means that you now need to solve the problems fast because employees are wasting time and the executive team is breathing down your neck.
When you're looking into how to troubleshoot network connectivity problems, deploy a network monitoring and network troublshooting tool that measures end-to-end network performance to pinpoint network issues located within your business’ LAN, Firewalls, or internet infrastructure.
Get a 360-degree view of network and application performance to help you identify network performance issues you never would have had visibility of before.
Monitoring network performance using a network performance monitoring software continuously measures the most critical network performance metrics to find issues, even before your users experience them.
That means that you can stay on top of problems by proactively identifying if problems are related to the network, where they are located and when they occurred, even if they happened in the past.
With information about what, where, how, and when network problems occurred, you can drastically improve the time it takes you to troubleshoot and solve problems!

Network Troubleshooting and Network Performance Troubleshooting are related but distinct aspects of managing and maintaining computer networks. Let's break down the differences between the two:
Network troubleshooting involves identifying and resolving issues related to network connectivity, functionality, and communication problems. This can encompass a wide range of problems, including devices not being able to connect to the network, intermittent connectivity issues, slow response times, and more. The primary focus of network troubleshooting is to ensure that devices can communicate effectively within the network and with other networks. It's about making sure the network is operational and that devices can connect and communicate as intended.
Common network troubleshooting tasks include:
- Diagnosing and fixing physical connectivity issues like faulty cables or connectors.
- Identifying and resolving IP address conflicts.
- Troubleshooting DNS (Domain Name System) resolution problems.
- Resolving issues with DHCP (Dynamic Host Configuration Protocol) configuration.
- Investigating and addressing firewall or security rule conflicts.

Network performance troubleshooting, on the other hand, is specifically concerned with addressing problems related to the speed, efficiency, and overall performance of the network. The focus here is not just on whether devices can communicate, but on how well they can do so. Performance issues can manifest as slow data transfer speeds, high latency, bottlenecks, and uneven distribution of network resources. The goal is to optimize the network to ensure smooth and efficient data transfer and application performance.
Common network performance troubleshooting tasks include:
- Identifying and mitigating network congestion points.
- Analyzing bandwidth usage and optimizing traffic flows.
- Detecting and addressing packet loss or jitter issues.
- Investigating the causes of high latency.
- Fine-tuning Quality of Service (QoS) settings to prioritize critical applications.
- Optimizing the configuration of routers, switches, and other network devices to enhance performance.
In summary, network troubleshooting deals with ensuring basic network connectivity and functionality, while network performance troubleshooting goes a step further by focusing on optimizing the efficiency, speed, and quality of data transfer and communication within the network. Both aspects are crucial for maintaining a reliable and high-performing network environment.
When it comes to Network Performance Troubleshooting, Obkio's Network Performance Monitoring tool is your secret weapon! Obkio is designed to help network administrators and IT teams monitor, optimize and troubleshoot network performance.

It provides insights and data that can be invaluable during the network performance troubleshooting process. Here's how the key steps of network performance troubleshooting can be enhanced with Obkio's NPM tool:
Identifying the Problem: Obkio's tool helps IT pros identify network performance issues and trends by providing real-time data on network metrics such as latency, packet loss, and throughput. These insights can aid in understanding when and where performance issues are occurring.
Isolating the Issue: Obkio's network visualization techniques, including dashboards, Chord Diagram, Visual Traceroute tool, and Network Device Monitoring feature can help pinpoint which specific devices, links, or applications are affected by the performance issues, making it easier to isolate the problem.
Gathering Data: Obkio's monitoring tool continuously collects and presents performance data, enabling administrators to gather detailed information about network behavior over time. This data is crucial for accurate analysis.
Analyzing Network Components: With Obkio's tool, administrators can monitor the health and performance of individual network components like routers, network switches, and access points. It provides visibility into how each component contributes to overall performance.
Testing Connectivity: Obkio's active monitoring capabilities allow for real-time testing of connectivity between network locations, helping to identify any issues with routing, packet loss, or latency.
Analyzing Network Traffic: Obkio uses synthetic monitoring and synthetic traffic to simulate real-user traffic and provide detailed insights into network traffic patterns. This helps troubleshooters identify congestion points, and potential bottlenecks that could impact performance, even when there's no real user traffic.
Testing Applications: By monitoring application performance and response times, Obkio can help determine whether performance issues are related to specific applications or the network itself.
Checking for Security Issues: Obkio's network performance data can be used to identify any unusual traffic patterns or unexpected network behaviour that might indicate security-related issues affecting performance.
Updating Firmware and Software: Monitoring performance after firmware or software updates using Obkio's tool can help assess whether these updates have positively or negatively impacted network performance.
Implementing Solutions: Obkio's real-time data and insights can help IT pros implement targeted solutions to help businesses troubleshoot network performance efficiently and effectively. Using tools like Traceroutes and Network Device Monitoring, businesses can understand if network problems are happening locally, or in their MSP network or ISP network. They can then implement solutions interally or reach out to their MSP/ ISP for support with proof from Obkio's app.
Monitoring and Validation: Obkio continuousnetwork monitoring capabilities help network admins validate that their business' network performance has been successfully improved and and optimized and remains stable over time. With continuous network monitoring, IT pros can be sure that, in the future, they can proactively identify network issues and troubleshoot network performance.
Documentation: Obkio's tool provides historical data and reports that can be included in the documentation of the troubleshooting process, helping to track the progression of issues and solutions.
Incorporating Obkio's Network Performance Monitoring tool into the network performance troubleshooting process enhances visibility and data-driven decision-making, ultimately leading to quicker and more effective resolution of network performance issues.
Congratulations, network troubleshooters! You've made it to the end of the ultimate survival guide for network troubleshooting. Armed with the knowledge of network troubleshooting techniques, steps, and tools, you're ready to tackle any network issue that comes your way.
Remember, network troubleshooting is not just about fixing problems, but also about optimizing network performance and ensuring network security. By following the network troubleshooting steps and using the appropriate tools, you can quickly identify the root cause of network issues and implement the necessary fixes to ensure optimal performance.
And let's not forget the importance of monitoring network performance even after fixing an issue. By continuing to monitor the network, you can ensure that the issue is resolved, identify any new issues, optimize network performance, and ensure network security.
As mentioned earlier, the easiest and most accurate way to troubleshoot networks is by using a Network Monitoring and Network Troubleshooting software, like Obkio.
Obkio is a simple Network Monitoring software for Enterprises and service providers that allows users to continuously monitor end-to-end performance of their network and core business applications to identify network issues, collect data on network performance, and improve the end-user experience!
Obkio is the ultimate network troubleshooting survival tool.


