Table of Contents
Table of Contents
In today's digital landscape, where everything is moving at breakneck speed, the performance of your applications can either make or break your digital game. We've all been there – the frustration of a slow website or an unresponsive app. That's where Application Performance Monitoring, or APM, swoops in to save the day.
APM is like your app's personal fitness trainer, helping you keep it in peak condition. In this blog post, we're going to break down APM in simple terms, discuss why it's crucial, and show you how it can transform your digital experience and keep your applications running like a well-oiled machine. So, grab your virtual detective hat because we're about to demystify Application Performance Monitoring!
For any business managing a large enterprise network and various connected applications and services, the performance of your applications is more than just a technical detail – it's a critical aspect of your business's success. Whether you're running a small e-commerce website, a large enterprise application, or a mobile app, your users have high expectations. They want seamless, lightning-fast experiences, and they won't settle for less. This is where Application Performance Monitoring, or APM, enters the stage.
In a nutshell, APM is the technology that keeps your digital assets performing at their best. It's your secret weapon to ensure that your website loads quickly, your mobile app responds instantly, and your critical software systems never go down unexpectedly. APM isn't just a nice-to-have; it's your digital lifeline, ready to save the day when performance issues threaten your user satisfaction, revenue, and reputation.
Think of Application Performance Monitoring as the lifeguard overseeing your digital pool. It vigilantly watches over your applications, ready to jump in at a moment's notice to prevent disasters. When your website faces a sudden surge in traffic, APM is there to ensure it doesn't buckle under the pressure. If your mobile app starts crashing for unknown reasons, APM investigates the issue and provides insights to help you resolve it swiftly. APM doesn't just detect problems; it also equips you with the knowledge and tools to make continuous improvements, delivering the kind of user experience that keeps people coming back for more.
In this blog post, we're going to dive deep into the world of APM. We'll explore what APM is, why it's a game-changer for businesses, and how it empowers you to offer top-notch user experiences while keeping your digital assets running smoothly. So, let's embark on a journey to unravel the mysteries of Application Performance Monitoring and discover how it can be your digital lifesaver.
Application Performance Monitoring, or APM, is the superhero of the digital world, but what exactly is it, and why is it so essential for today's businesses?
At its core, Application Performance Monitoring is a set of practices and tools that enable organizations to gain unprecedented insights into the performance of their software applications. It goes beyond just monitoring; it's about understanding how your applications are behaving in real time and what that means for your users and your bottom line.
APM matters because the performance of your applications directly impacts user satisfaction, conversion rates, and operational efficiency. When your website is slow to load or your app is constantly crashing, users aren't just inconvenienced – they may take their business elsewhere. APM is your ticket to avoiding these pitfalls and ensuring that your applications consistently deliver a smooth, responsive, and reliable experience.

To appreciate the significance of APM, it's important to trace its evolution. Application Performance Monitoring has come a long way from its humble beginnings. In the past, application monitoring often involved basic error tracking and log analysis. But as technology advanced and digital experiences became more complex, so did the need for more sophisticated monitoring solutions.
APM has evolved to encompass a wide range of capabilities, from code-level performance analysis to end-user experience monitoring. It now covers everything from traditional web applications to microservices, containers, and cloud-based solutions. The evolution of APM reflects the ever-increasing demand for robust tools to keep up with the intricacies of modern applications and user expectations.
In a digitally-driven world, the performance of your applications is not just a technical detail—it's a make-or-break factor for your business. APM, or Application Performance Monitoring, stands at the forefront of ensuring your applications meet user expectations and deliver tangible benefits.
Let’s delve into why APM is indispensable, exploring how it impacts user satisfaction, revenue, operational efficiency, and more.
User Satisfaction:
APM helps ensure that applications perform optimally, leading to a positive user experience. When applications are slow or frequently encounter issues, users become frustrated and may abandon the platform. APM allows organizations to proactively address performance problems, improving user satisfaction and retention.
Business Revenue:
Application performance directly impacts revenue. Slow-loading websites, unresponsive mobile apps, or frequent outages can lead to lost sales and missed opportunities. APM helps organizations identify and resolve issues quickly, reducing revenue loss.
Operational Efficiency:
APM enables organizations to optimize resource usage and reduce operational costs. By identifying and addressing performance bottlenecks and inefficiencies, companies can make better use of their infrastructure and reduce unnecessary expenditures.
Competitive Advantage:
In today's competitive market, users have high expectations for application performance. Businesses that consistently deliver fast and reliable digital experiences gain a competitive edge. APM helps organizations stay ahead of the competition by providing insights for continuous improvement.
Problem Resolution:
APM provides real-time monitoring and diagnostics, allowing organizations to quickly identify and address performance issues. This results in shorter downtimes and faster issue resolution, reducing the impact on users and business operations.
Data-Driven Decision Making:
APM generates valuable data and insights about application performance. This data can inform strategic decisions about resource allocation, code optimization, and feature development, ensuring that development efforts align with user needs and priorities.
Scalability:
APM helps organizations plan for and manage application scalability. By monitoring performance under various loads and conditions, organizations can make informed decisions about scaling their infrastructure to accommodate growing user bases.
Security:
APM tools can detect anomalies and potential security threats. By monitoring for unusual behaviour, organizations can identify security breaches or unauthorized access attempts early, enhancing data protection and cybersecurity efforts.
Compliance:
In regulated industries, APM can help organizations meet compliance requirements by providing audit trails and evidence of proper application performance and data handling.
Continuous Improvement:
APM encourages a culture of continuous improvement in software development and operations. It provides feedback to developers, operations teams, and stakeholders, promoting ongoing enhancements to application performance and reliability.
Customer Loyalty:
When customers have positive experiences with your applications, they are more likely to become loyal customers and advocates for your brand. APM helps maintain customer loyalty by ensuring that applications meet or exceed user expectations.
In summary, Application Performance Monitoring is important because it ensures that applications perform at their best, resulting in satisfied users, increased revenue, efficient operations, and a competitive edge in the market. It's a proactive and data-driven approach to delivering exceptional digital experiences and achieving business goals.
Don't leave your application performance to chance. With Obkio's Network Monitoring tool, you can take your APM efforts to the next level. Obkio combines robust network monitoring with APM features to provide a holistic view of your application's performance, from the network layer right down to the code-level intricacies.
Proactive Issue Detection: Obkio's APM capabilities allow you to detect performance issues before they impact your users. With real-time monitoring and analytics, you'll be the first to know when something's amiss.
Comprehensive Insights: Get a 360-degree view of your application's performance. Obkio monitors network traffic, server health, and application behaviour, enabling you to pinpoint the source of issues quickly.
Optimize User Experience: By identifying and resolving performance bottlenecks, you'll enhance the user experience and keep your customers coming back for more.
Simplified Troubleshooting: Troubleshooting application performance problems becomes a breeze with Obkio. No more guessing games—Obkio’s APM features provide the data and insights you need for effective issue resolution.
Don't let application performance issues hold you back. Take the next step in ensuring a flawless user experience with Obkio's Network Monitoring tool. Try it today and see the difference it can make for your business!
This section is your gateway to a comprehensive exploration of APM's diverse offerings. We will uncover the various features that APM tools bring to the table, delve into the different types of APM solutions available, and dissect the core functionalities that empower organizations to enhance application performance, troubleshoot issues, and keep their digital services running at their best.
Application Performance Monitoring (APM) is a diverse field, tailored to meet the unique needs of various applications and environments. Different types of APM solutions have emerged to monitor specific aspects of application performance. In this section, we'll take a closer look at these APM categories, each designed to provide precise insights into different facets of your applications.
This type of APM focuses on monitoring the performance of web applications. It typically includes metrics related to page load times, user interactions, and overall web application responsiveness. Tools like New Relic and AppDynamics offer web application APM solutions.
HTTP/HTTPS APM concentrates on tracking the performance of HTTP-based communication between clients and servers. It includes monitoring HTTP requests and responses, status codes, and request/response times. Tools like Pingdom and Uptrends specialize in HTTP/HTTPS monitoring.
Discover APM for HTTP URLs: Enhance web app performance, troubleshoot issues & delight users with powerful monitoring solutions.
Learn moreRUM APM captures performance data from real users' interactions with the application. It provides insights into user experience by monitoring metrics such as page load times, click-through rates, and user engagement.
This type of APM focuses on monitoring and measuring the overall experience of end-users interacting with an application. It encompasses RUM and provides a holistic view of user satisfaction.
Code-level APM delves deep into the application's source code to monitor the performance of specific functions, methods, and transactions. It provides insights into the efficiency of the code and helps optimize performance.
This APM type concentrates on database-related metrics, including query performance, response times, indexing, and database resource utilization.
This category of APM monitors the health and performance of servers, virtual machines, and cloud infrastructure. It includes metrics related to CPU usage, memory, network, and disk activity.
With the rise of containerization and microservices architectures, this type of APM focuses on monitoring the performance and interactions of containers and microservices.
Network APM (also just referred to as Network Performance Monitoring) concentrates on monitoring network-related performance metrics, including network latency, packet loss, and bandwidth utilization.
Learn about network performance monitoring to optimize network performance. Discover key network metrics, tools & techniques & the benefits for businesses.
Learn moreIt's important to select the type of Application Performance Monitoring that aligns with your specific monitoring needs and the nature of your applications. Many organizations use a combination of these APM types to comprehensively monitor and optimize their applications and infrastructure.
Application Performance Monitoring (APM) is a multifaceted approach to ensure your digital applications perform optimally and deliver outstanding user experiences. Let’s take a look at the essential features that APM solutions bring to the table, empowering organizations to track, analyze, and enhance application performance. From real-time monitoring to code-level analysis and business impact assessment, these features are the foundation of successful APM strategies.
- Real-Time Monitoring: APM tools provide real-time visibility into application performance, allowing you to detect and address issues as they happen.
- End-User Experience Monitoring: APM solutions track user interactions, providing insights into how real users are experiencing the application.
- Code-Level Performance Analysis: APM tools offer the ability to drill down to the code level to identify performance bottlenecks and areas for optimization.
- Error Detection and Diagnostics: APM can capture and analyze error messages and exceptions, aiding in troubleshooting and resolution.
- Transaction Tracing: APM traces the path of individual transactions or requests as they move through the application, helping to pinpoint issues.
- Resource Utilization Monitoring: APM tracks resource usage, including CPU, memory, disk, and network, helping to identify resource bottlenecks.
- Database Performance Monitoring: APM tools monitor database queries, response times, and execution plans to optimize database performance.
- Third-Party Service Monitoring: APM can track the performance of third-party services, such as APIs and external databases.
- Infrastructure Monitoring: APM solutions often include infrastructure monitoring to ensure the health of servers, virtualization, and cloud resources.
- Alerting and Notification: APM tools provide alerting and notification features to proactively inform administrators of performance issues or errors.
- Anomaly Detection: Some APM tools use machine learning to detect anomalies and unusual behaviour in application performance.
- User and Business Transaction Analysis: APM can analyze business transactions and user journeys within the application to determine the performance of critical operations.
- Custom Dashboards and Reporting: APM solutions often allow users to create customized dashboards and reports to visualize and share performance data.
- Integration with DevOps and CI/CD: APM tools can integrate with DevOps and Continuous Integration/Continuous Deployment (CI/CD) pipelines for automated testing and deployment.
- Scalability Monitoring: APM helps organizations plan for and manage application scalability by monitoring performance under various loads and conditions.
- Security and Compliance Monitoring: Some APM tools offer security features to detect and respond to potential security breaches or compliance violations.
- Business Impact Analysis: APM can link application performance to business metrics, helping organizations understand the impact of performance on revenue and user satisfaction.
- Log Analysis and Correlation: APM solutions may include log analysis and correlation to help diagnose issues and identify their root causes.
- Machine Learning and Predictive Analysis: Some APM tools employ machine learning for predictive analysis, forecasting potential performance issues.
- Customization and Extensibility: APM solutions often allow for customization and the addition of plugins or extensions to adapt to unique requirements.
These features collectively provide organizations with the tools and insights needed to monitor, optimize, and troubleshoot application performance, ensuring that digital services meet user expectations and business objectives.
Application Performance Monitoring (APM) monitors a wide range of factors and aspects related to an application's behaviour to ensure optimal performance and user experience. Here are some of the key elements that APM typically monitors:
- Response Time: APM tools track the response time of an application, which includes the time it takes for the application to process user requests and deliver a response. This metric is critical for assessing user experience.
- Resource Utilization: APM solutions monitor the usage of various computing resources, such as CPU, memory, disk, and network bandwidth. Understanding resource consumption helps in identifying potential bottlenecks and optimizing performance.
- Error Tracking: APM tools capture and log error messages and exceptions that occur within the application. This helps in identifying and diagnosing issues that can impact user experience and application stability.
- Transaction Tracing: APM solutions trace the path of individual transactions or requests as they move through the application's various components and services. This helps in pinpointing the source of performance bottlenecks or errors.
- User Experience Monitoring: APM can include user experience monitoring, which tracks how users interact with the application. This may involve measuring page load times, click-through rates, and other user-centric metrics.
- Code-Level Performance Metrics: APM tools can analyze the performance of specific code segments, methods, or functions within the application, allowing developers to identify and optimize poorly performing code.
- Database Performance: APM can monitor database queries, response times, and query execution plans to ensure efficient database interactions.
- Third-Party Services and Dependencies: APM tools can track the performance of third-party services and dependencies that the application relies on, such as APIs, external databases, and cloud services.
- Infrastructure and Environment Metrics: APM solutions often include infrastructure monitoring to keep tabs on server health, virtualization, and cloud infrastructure metrics that can impact application performance.
- Anomaly Detection: APM can use machine learning algorithms to identify anomalies in application behaviour, helping to detect issues that might not be apparent through manual monitoring.
- User and Business Transaction Analysis: APM can analyze business transactions and user journeys within the application to determine which processes are critical for the business and how well they are performing.

By monitoring these and other aspects of application behaviour, APM enables organizations to identify performance bottlenecks, diagnose issues, optimize code, and ensure a smooth and reliable user experience. It's a vital tool for businesses looking to deliver high-quality digital services and maintain the performance of their applications.
In the digital realm, where user expectations reign supreme, Application Performance Monitoring (APM) is not a luxury but a business imperative. Let’s look into the strong business case for APM, exploring how it not only safeguards your brand and revenue but also champions the user experience. Furthermore, we'll investigate the cost-saving potential of APM, shedding light on how it optimizes resource allocation and minimizes operational overhead.
As we navigate the "why" of APM, you'll gain a profound understanding of why APM is a strategic necessity for modern organizations. Let's dive in.
In an era where digital presence is paramount, the business case for Application Performance Monitoring (APM) couldn't be stronger. APM is not merely an IT concern; it's a strategic imperative for organizations seeking to thrive in the digital landscape. By implementing APM, businesses gain a competitive edge by ensuring that their applications are always delivering optimal performance. This translates into higher customer satisfaction, increased revenue, and a strong brand reputation.
Think about it this way: when your application is slow to load or experiences frequent outages, you risk losing customers. They might abandon your platform in favour of a competitor offering a smoother experience. APM serves as a safeguard, allowing you to detect and resolve performance issues before they become customer-impacting problems. The result? Happy customers who keep coming back and recommending your services to others, bolstering your bottom line.
User experience is at the heart of the digital age, and APM is its custodian. APM doesn't just measure the technical aspects of your application; it assesses the experience from the user's perspective. It tracks page load times, app responsiveness, and the overall quality of interactions. This user-centric focus is vital because the user experience directly influences customer loyalty and the success of your applications.
A well-monitored application, thanks to APM, delivers a fast, smooth, and reliable experience. Users don't have to deal with slow-loading pages or frustrating errors. As a result, they are more likely to stay engaged, convert, and become loyal customers. APM ensures that your applications meet or exceed user expectations, which is paramount in an age where a single bad experience can lead to a lost customer.
Beyond revenue generation and customer satisfaction, APM offers tangible cost-saving benefits. It helps organizations optimize their resources by identifying and addressing performance bottlenecks. When you understand how your applications consume computing resources, you can allocate them more efficiently. This means you can scale your infrastructure to meet actual demand, preventing unnecessary spending on excess resources.
Additionally, APM minimizes operational costs by streamlining issue detection and resolution. When performance problems arise, APM tools pinpoint the root causes swiftly, reducing the time and effort required for troubleshooting. This not only keeps your applications up and running but also allows your IT team to focus on strategic initiatives rather than firefighting.
In summary, APM is not an option; it's a necessity for businesses in the digital age. It fosters customer satisfaction, drives revenue, and delivers cost savings. This chapter explores the compelling reasons behind implementing APM, highlighting its role in the success and sustainability of modern organizations.
Behind the curtain of Application Performance Monitoring (APM) lies a well-orchestrated symphony of technology and methodologies, meticulously designed to unlock the mysteries of application performance. In this section, we'll pull back the curtains and step into the inner workings of APM, demystifying the complex processes that power this essential practice.
We'll explore data collection, instrumentation, and real-time monitoring, revealing how APM transforms raw data into actionable insights, ensuring top-notch application performance.
At the heart of Application Performance Monitoring (APM) lies a dynamic ecosystem of interconnected components and processes, all designed to provide comprehensive insights into the performance of your applications. The APM ecosystem comprises a variety of tools, technologies, and methodologies that work together harmoniously to collect, process, and analyze data. This ecosystem may include agents installed on application servers, monitoring servers, data storage, and user interfaces that present the findings in an understandable manner.
In the APM ecosystem, each component plays a crucial role in the monitoring process. Agents are responsible for collecting performance data within the application, while monitoring servers receive, process, and store this data. The user interface allows stakeholders to visualize and interact with the performance metrics, making data-driven decisions. APM solutions may also involve cloud-based components, external integrations, and advanced analytics engines to offer a holistic view of application performance.
Effective APM relies on robust data collection and instrumentation. This process involves adding code snippets, known as instrumentation, to the application to gather performance data. These code snippets can track various aspects of the application, from response times and database queries to error messages and resource consumption. The collected data provides insights into how the application functions, helping to identify performance bottlenecks, errors, and inefficiencies.
Instrumentation is a critical step in APM, as it determines what data is collected and which aspects of application performance are prioritized. Fine-tuning the instrumentation ensures that you collect the most relevant data for your specific goals.
Real-time monitoring and analytics are the beating heart of APM. APM solutions continuously monitor your applications, processing incoming data and generating real-time network monitoring alerts. This allows you to identify performance issues as they occur, offering the opportunity for immediate action.
Analytics play a vital role in making sense of the collected data. Through analytics, APM tools can translate raw performance metrics into actionable information. Data visualizations, dashboards, and reports provide stakeholders with a clear understanding of how the application is performing, making it easier to spot anomalies, trends, and areas that require optimization.
Furthermore, APM analytics can provide predictive insights, identifying potential performance problems before they impact users. Machine learning algorithms can detect abnormal patterns and trigger alerts, allowing for proactive issue resolution.

Application Performance Monitoring (APM) comes in various flavours to meet the diverse needs of modern organizations. Each type of APM solution brings a unique focus and set of capabilities to the table, enabling precise monitoring and optimization of application performance.
In this section, we'll embark on a journey to explore the distinct types of APM tools available. By the end of this exploration, you'll have a clearer understanding of which APM type best aligns with your specific monitoring requirements, ensuring that your applications run at their peak performance. Let's dive in.
Full-Stack APM solutions provide comprehensive insights into application performance, spanning the entire stack from user interactions to the underlying infrastructure. They offer visibility into user experience, application code, databases, and server health.
When to Use: Use full-stack APM when you need end-to-end visibility into your applications, including user experience, application code, databases, and infrastructure. It's ideal for complex applications with multiple components.
These tools primarily focus on network monitoring but include APM features to assess how network performance impacts application performance. They help identify network-related bottlenecks that can affect application responsiveness.
Obkio’s Network Monitoring tool is a prime example of this! Obkio is an end-to-end Network Monitoring tool with easy-to-use APM capabilities to allow you to monitor network and application performance. This gives you the most detailed view of your network performance and allows you to identify network and application performance issues.
When to Use: Consider using this type of APM when network performance is a concern and can impact application responsiveness. It helps identify and address network-related bottlenecks.
RUM APM focuses on tracking how real users interact with web and mobile applications. It measures user experience by monitoring page load times, click-through rates, and other user-centric metrics.
When to Use: RUM APM is valuable when you want to track how real users interact with your web and mobile applications. It's essential for understanding and improving the user experience.
Code-Level APM tools provide in-depth monitoring of application code. They track performance bottlenecks, errors, and inefficiencies within the codebase, helping developers optimize their applications.
When to Use: Code-level APM is suitable for development and DevOps teams when they need in-depth insights into application code performance. It's beneficial for optimizing specific parts of your application.
These tools focus on monitoring server and network performance. They provide insights into server health, network latency, and bandwidth utilization, assessing the impact of infrastructure on application performance.
When to Use: Infrastructure and Network APM is crucial when you need to monitor server and network performance. Use it to understand how infrastructure affects application performance.
These APM solutions are designed for monitoring complex, distributed systems based on microservices and containerized architectures. They offer visibility into the performance and interactions of microservices.
When to Use: Choose this APM type when you have adopted microservices or containerized architectures. It's designed to monitor complex, distributed systems.
Database APM tools specialize in monitoring database performance. They optimize query execution, track response times, and ensure the efficient operation of databases.
When to Use: Database APM is essential for organizations relying heavily on databases. Use it to optimize query performance, track response times, and ensure efficient database operations.
Tailored for cloud-hosted applications, cloud APM solutions monitor cloud infrastructure and services. They provide insights into the performance and availability of cloud resources.
When to Use: Cloud APM is suitable when your applications are hosted in the cloud. It provides insights into the performance and availability of cloud resources.
These solutions focus on monitoring the performance of APIs and web services. They ensure seamless interactions with third-party services, tracking response times and availability.
When to Use: API and Web Services APM is necessary for monitoring the performance of APIs and web services. Use it to ensure seamless interactions with external services.
Business Transaction APM monitors specific, critical transactions within applications. It ensures these transactions perform optimally, and it provides insights into their impact on overall application performance.
When to Use: Employ Business Transaction APM when you need to focus on specific, mission-critical transactions within your applications. It ensures these transactions perform optimally.
These APM solutions combine log data with performance metrics to offer comprehensive insights into application performance. They help identify issues and correlate them with application behaviour.
When to Use: Use Log and Analytics APM when you need a comprehensive view of application performance by combining log data with performance metrics.
Synthetic monitoring tools simulate user interactions to assess application performance under controlled conditions. They can identify issues before real users are affected.
When to Use: Synthetic monitoring is valuable for simulating user interactions to identify issues before real users are affected. It's useful for proactively addressing performance problems.
Each type of APM solution serves specific monitoring needs and use cases, allowing organizations to choose the one that aligns with their application and infrastructure requirements.
Effective application performance monitoring (APM) requires tailoring your strategy to your specific needs. This article provides considerations and recommendations for choosing the right APM tools and techniques based on multiple factors.
Learn moreChoosing the right Application Performance Monitoring (APM) tool for your business is a crucial decision. Here are some tips to help you make an informed choice:
1. Understand Your Objectives:
Begin by defining your monitoring objectives. Are you looking to enhance user experience, optimize application code, monitor infrastructure, or all of the above? Clear objectives will guide your choice.
2. Assess Your Application Environment:
Consider the complexity and architecture of your applications. Do you use microservices, containers, cloud services, or traditional server-based applications? Some APM tools are better suited to specific environments.
3. User Experience Matters:
Prioritize tools that offer real user monitoring (RUM) if the user experience is crucial to your business. RUM provides insights into how real users interact with your applications.
4. Scalability and Flexibility:
Ensure that the APM tool can scale with your business. It should adapt to changes in application demand, infrastructure, and technology stacks.
5. Integration Capabilities:
Consider how well the APM tool can integrate with your existing tools and systems. Compatibility with your tech stack and other monitoring tools is essential.
6. Ease of Use and Deployment:
Look for user-friendly APM solutions that can be deployed with ease. An intuitive interface and straightforward installation save time and resources.
7. Customization and Alerts:
A good APM tool should allow you to customize alerts and notifications based on your specific requirements. This ensures you're alerted to the issues that matter most to your business.
8. Reporting and Analytics:
Analytical capabilities are critical. Choose an APM tool that provides comprehensive reporting, analytics, and network visualization features to help you make data-driven decisions.
9. Cost Considerations:
Understand the pricing model of the APM tool. Some tools charge per monitored host or application, while others have subscription-based pricing. Ensure the tool fits your budget.
10. Scalability and Performance Impact:
Assess how the APM tool affects the performance of your applications. Some tools may introduce overhead, so it's crucial to strike a balance between visibility and performance.
11. Data Security and Compliance:
Ensure the APM tool meets your organization's data security and compliance requirements. This is especially important if you handle sensitive data.
By carefully considering these tips, you can select an APM tool that aligns with your business objectives and provides the monitoring capabilities you need to ensure optimal application performance.
Putting Application Performance Monitoring (APM) into action is a pivotal step in enhancing your application's performance and ensuring a seamless user experience. In this section, we dive into the nitty-gritty of APM implementation, offering practical insights, best practices, and strategies for overcoming common challenges.
Best Practices for APM Adoption will guide you in setting clear objectives, choosing the right APM tool, and customizing your monitoring strategy to achieve the desired outcomes. We'll emphasize the importance of focusing on key transactions, strategically instrumenting code, and fostering collaboration among teams.
Overcoming Common Challenges provides you with the knowledge to tackle obstacles such as data overload, alert fatigue, integration hurdles, and security concerns. We'll also explore how to ensure that your APM implementation aligns with your organization's broader business objectives.
By the end, you'll be well-prepared to navigate the implementation of APM effectively, ensuring that your applications perform at their best and deliver exceptional user experiences. Let's get started.
- Define Clear Objectives: Begin by setting clear objectives for your APM implementation. Determine what you aim to achieve, such as improving user experience, identifying performance bottlenecks, or reducing network downtime.
- Select the Right APM Tool: Choose an APM tool that aligns with your monitoring goals, application environment, and budget. Ensure it provides the necessary features for your specific use cases.
- Prioritize Key Transactions: Identify critical transactions or user interactions within your applications and prioritize their monitoring. This allows you to focus on the aspects that have the most significant impact on your business.
- Instrument Code Strategically: When implementing code-level APM, strategically instrument your application code. Don't over-instrument, as it can introduce unnecessary overhead. Focus on the areas that require the most attention.
- Customize Alerts: Customize alerting and notifications to match your organization's needs. Set alert thresholds based on acceptable performance levels and create escalation plans to ensure timely response.
- Training and Onboarding: Provide training to your teams on how to use the APM tool effectively. This ensures that your staff can make the most of the tool's features and understand how to interpret data.
- Continuous Monitoring: Implement continuous monitoring to capture performance data consistently. This is especially important for identifying intermittent issues and long-term trends.
- Data Overload: A common challenge is dealing with a large volume of data generated by APM tools. To overcome this, use data filtering, aggregation, and visualization to focus on the most relevant information.
- Alert Fatigue: Excessive or poorly configured alerts can lead to alert fatigue. Address this by refining alerting thresholds and ensuring that only critical issues trigger alerts.
- Integrating with Existing Tools: Integrating APM with your existing tools and systems can be challenging. Look for APM solutions with robust integration capabilities and consult with IT and DevOps teams for seamless integration.
- Security and Compliance: APM data may contain sensitive information. Ensure that your APM implementation complies with data security and privacy regulations. Implement access controls and encryption as needed.
- Performance Impact: Implementing APM can introduce performance overhead. Measure and monitor this impact to ensure it remains acceptable. Fine-tune instrumentation and monitoring to minimize any negative effects.
- Alignment with Business Goals: Ensure that your APM implementation aligns with broader business goals. Use APM insights to drive decisions that impact revenue, customer satisfaction, and operational efficiency.
By following best practices and addressing common challenges, you can successfully implement APM in your organization, reaping the benefits of improved application performance, enhanced user experience, and data-driven decision-making. This chapter will equip you with the knowledge and strategies needed to make your APM implementation a success.
Effective Application Performance Monitoring (APM) relies on the vigilant tracking of key metrics that provide insights into application health, user experience, and system performance. In this section, we explore a comprehensive array of APM metrics categorized into vital areas. These metrics serve as the compass for your APM journey, guiding you through the intricacies of application performance.
Let's delve into the world of APM metrics!
- Page Load Time: Measures how long it takes for a web page to load. Slow load times can result in a poor user experience.
- Transaction Response Time: Tracks the time it takes for specific user transactions to complete, such as placing an order or submitting a form.
- Error Rates: Monitors the rate of application errors and exceptions experienced by users, providing insights into reliability.
- Throughput: Measures the number of requests or transactions processed per unit of time, indicating the application's capacity.
- Resource Utilization: Monitors CPU, memory, and disk usage to assess the application's resource efficiency.
- Garbage Collection Time: In Java-based applications, this metric tracks the time spent on garbage collection, which can impact performance.
- Server Response Time: Measures the time taken by the server to process requests, including the time spent in the application code.
- Network Latency: Network Latency tracks the delay in data transmission between servers, which can impact the overall response time.
- Bandwidth Usage: Monitors network bandwidth to ensure it doesn't become a bottleneck for application performance.
- Database Response Time: Measures the time taken by the database to respond to queries and transactions.
- Query Execution Time: Tracks the time required for specific database queries to complete.
- Lock Contention: Monitors the frequency of database lock contention, which can cause performance issues.
- Error Rate: Tracks the rate of application errors and exceptions, helping identify issues affecting user experience.
- Error Types: Categorizes and prioritizes errors to focus on critical issues that require immediate attention.
- Stack Traces: Captures detailed information about error stack traces to aid in debugging and resolution.
- Security Events: Monitors security-related events, such as failed login attempts, to detect potential threats.
- Security Vulnerabilities: Scans for security vulnerabilities and potential risks in the application code.
- Data Access Control: Ensures proper data access controls and permissions to prevent unauthorized data breaches.
- Custom Business Metrics: Define and monitor custom metrics specific to your application's unique goals and key performance indicators (KPIs).
- Application-Specific Events: Track events that are critical to your application's functionality and user experience.

These metrics cover a broad spectrum of areas that impact application performance. The specific metrics to monitor depend on your application, its architecture, and your business objectives. It's essential to select and customize the metrics that align with your organization's specific needs and goals.
Application Performance Monitoring (APM) offers a multitude of advantages that extend well beyond merely keeping an eye on your applications. In this chapter, we'll delve into the key benefits of APM, highlighting how it plays a pivotal role in proactively managing your application landscape.
1. Proactive Issue Detection:
- Early Problem Identification: APM enables you to identify issues, errors, and performance bottlenecks early in the application's lifecycle, often before they impact users. This proactive approach empowers you to address problems swiftly, reducing downtime and user frustration.
- Root Cause Analysis: APM tools provide in-depth visibility into application components. They enable you to pinpoint the root causes of issues, whether they originate from code, infrastructure, or external dependencies. This precise diagnosis expedites issue resolution.
2. Performance Optimization:
- Efficient Resource Utilization: APM allows you to monitor resource utilization, such as CPU and memory. This data can be leveraged to optimize resource allocation, ensuring efficient use and cost savings.
- Code-Level Insights: Code-level APM offers visibility into how specific parts of your application perform. It identifies performance bottlenecks and areas for code optimization, resulting in faster and more responsive applications.
- Capacity Planning: APM metrics assist in capacity planning by providing data on resource consumption trends. This helps in making informed decisions about scaling resources as needed.
3. Enhanced User Satisfaction:
- Improved User Experience: APM tools include real user monitoring (RUM) to track actual user interactions. This data is invaluable for understanding how users experience your applications and making improvements.
- Faster Issue Resolution: Quick identification and resolution of performance issues lead to reduced downtime and a smoother user experience. Users are more satisfied when they encounter fewer errors and faster response times.
- Increased Reliability: APM aids in ensuring the reliability of your applications. By proactively managing performance, you reduce the likelihood of outages and disruptions, enhancing user trust.
The benefits of APM extend to the entire organization, from development and IT operations teams to end-users and business stakeholders. With APM in place, you not only maintain the health of your applications but also drive performance optimization and elevate user satisfaction. This chapter explores how these benefits translate into real-world advantages for your business.
Discover the superheroes of network monitoring tools in our comprehensive guide. Unveil the perfect type of network monitoring tool for your business.
Learn moreIn the world of application management, the ability to swiftly identify and troubleshoot performance issues is a superpower. Application Performance Monitoring (APM) equips you with the tools to not only detect these issues but also resolve them effectively.
In this section, we explore the performance issues that APM is designed to tackle, from slow response times to elevated error rates. We'll also share valuable troubleshooting tips to help you make the most of your APM solution.
Application Performance Monitoring (APM) is a powerful tool for identifying and troubleshooting a wide range of performance issues in your applications. Here are the key performance issues that APM can help you identify and troubleshoot:
1. Slow Response Times:
Slow response times can frustrate users and affect their experience with your application. These issues may be caused by inefficient code, database queries, or network latency.
Troubleshooting with APM: APM tools provide insights into transaction response times, allowing you to identify which parts of your application are causing delays. You can then drill down to pinpoint the root cause, whether it's a code bottleneck, a poorly performing database query, or network issues.
2. Error Rates and Exceptions:
Elevated error rates and exceptions can lead to a poor user experience and potential application downtime. Errors can be caused by issues in the code, database connectivity problems, or third-party services.
Troubleshooting with APM: APM tools monitor error rates and provide detailed error reports, including stack traces. You can quickly identify the types of errors occurring and the specific parts of your code where they originate. This data facilitates rapid troubleshooting and debugging.
3. Resource Utilization Problems:
Inefficient resource utilization, such as high CPU or memory usage, can lead to application instability or performance degradation.
Troubleshooting with APM: APM tools monitor resource utilization metrics, allowing you to identify resource-intensive components of your application. With these insights, you can optimize resource allocation, fine-tune your code, and prevent resource bottlenecks.
4. Database Performance Issues:
Database-related problems, including slow query execution and database connection issues, can impact application responsiveness.
Troubleshooting with APM: APM tools offer database performance monitoring, tracking query response times, database transaction rates, and connection pool statistics. You can identify slow queries, tune the database, and resolve connection problems.
5. Network Latency and Bottlenecks:
Network latency, network congestion, or network bottlenecks can lead to delays in data transmission and affect the overall application performance.
Troubleshooting with APM: APM tools provide network monitoring capabilities, enabling you to detect network-related issues. You can assess latency, and bandwidth usage, and identify potential network bottlenecks. This data helps you optimize network performance.
Monitor Consistently: Set up continuous monitoring to capture performance data consistently. This ensures that you're well-informed about changes and issues as they occur.
Customize Alerts: Define custom alerts to notify you when performance metrics cross predefined thresholds. This proactive approach helps you address issues before they impact users.
Collaborate Across Teams: Foster collaboration between development, operations, and IT teams to facilitate faster issue resolution. Effective communication is essential for a swift troubleshooting process.
Prioritize Critical Transactions: Focus on monitoring and troubleshooting critical user transactions that have the most significant impact on your business and user satisfaction.
Implement Root Cause Analysis: Use APM data to conduct root cause analysis. This involves tracing the performance bottleneck back to its source and addressing it directly.
Leverage Historical Data: Historical performance data can reveal patterns and trends. Analyze this data to identify recurring issues and prevent them from happening in the future.
With APM in place, you have a comprehensive toolset to not only identify performance issues but also troubleshoot and resolve them efficiently. These troubleshooting tips will help you make the most of your APM solution and maintain optimal application performance.
Application Performance Monitoring (APM) and Network Performance Monitoring (NPM) are two distinct but closely related disciplines. Understanding their differences and knowing which one your business needs is essential for optimizing your IT infrastructure and applications.
APM is primarily focused on monitoring the performance and behaviour of software applications. It dives deep into the application stack to capture data on application code, user interactions, and transaction performance.
- Key Metrics: APM tools collect metrics related to user experience, response times, error rates, and code-level performance. They provide insights into how applications function and how they impact end-users.
- Use Cases: APM is ideal for businesses that rely on software applications, such as e-commerce websites, mobile apps, and web services. It's crucial for identifying performance bottlenecks, optimizing code, and ensuring a smooth user experience.
- Benefits: APM helps organizations detect and troubleshoot application-related issues, improving user satisfaction, efficient resource allocation, and faster issue resolution.
NPM concentrates on the monitoring and analysis of network infrastructure, including routers, switches, and data transmission. It assesses network performance and reliability.
- Key Metrics: NPM tools capture data related to network latency, bandwidth utilization, packet loss, and network device performance. These metrics help assess the health of the network infrastructure.
- Use Cases: NPM is crucial for businesses that depend on stable and efficient network connectivity, such as large enterprises with complex network infrastructures, data centers, and cloud-based services.
- Benefits: NPM tools enable organizations to proactively identify network issues, optimize network configurations, and prevent connectivity problems. This results in reliable data transmission and reduced downtime.
Learn about network performance monitoring to optimize network performance. Discover key network metrics, tools & techniques & the benefits for businesses.
Learn moreAPM is a Priority When:
- Your business relies on software applications as a core part of its operations.
- User experience is a critical aspect of your applications, and performance directly impacts customer satisfaction.
- You need to identify and troubleshoot issues within the application stack, including code-level problems, slow response times, and errors.
NPM is a Priority When
- Your business operates on a complex network infrastructure, involving multiple locations, data centers, or cloud services.
- Network connectivity and reliability are crucial for data transmission, communication, and service delivery.
- You need to assess and optimize network performance, including managing bandwidth, minimizing latency, and ensuring stable connections.
In many cases, businesses benefit from both APM and NPM, especially if they rely on critical applications and complex network architectures.To make an informed choice, evaluate your IT landscape and the areas where performance monitoring is most critical for your success.
One of the challenges that businesses often face is the need to effectively monitor both their network performance and application performance. The good news is that Obkio's Network Monitoring Tool offers a comprehensive solution that combines the power of NPM and APM within a single platform.
1. Obkio Network Performance Monitoring (NPM):
Obkio's NPM functionality is designed to provide deep insights into your network infrastructure, ensuring that your data transmission remains smooth and reliable. Key features include:

- Network Latency Analysis: You can monitor network latency in real-time, pinpointing any delays in data transmission. This is critical for maintaining efficient communication and service delivery.
- Bandwidth Utilization Tracking: Understand how your network bandwidth is being utilized. Identify areas of congestion or underutilization to optimize data flow.
- Packet Loss Detection: Detect packet loss issues, which can disrupt data transmission. With Obkio, you can quickly identify and address packet loss problems.
- Device Performance Assessment: Use Obkio’s Network Device Monitoring feature to assess the performance of network devices, such as routers and switches, ensuring they operate at peak efficiency.
2. Obkio Application Performance Monitoring (APM):
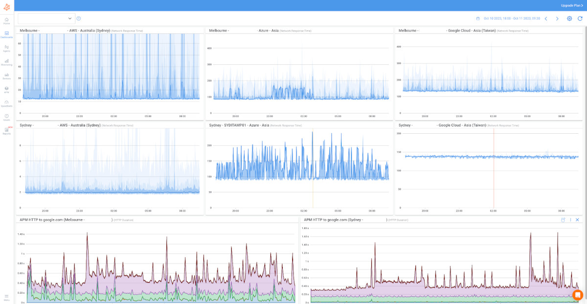
Obkio's APM offering is designed to provide comprehensive insights into the performance of your web and HTTP-based applications. With a focus on monitoring web and HTTP transactions, Obkio's APM features enable you to ensure that your applications operate at peak efficiency and deliver exceptional user experiences.
APM HTTP: Obkio's APM HTTP feature allows you to monitor the performance of HTTP transactions within your web applications. This includes tracking the time it takes for HTTP requests and responses to complete.
- Monitor HTTP transactions.
- Improve user experience.
- Analyze response times.
- Detect and troubleshoot HTTP errors.
APM Web: APM Web includes real user monitoring capabilities, allowing you to track how actual users interact with your web applications. This data is invaluable for understanding the user journey and making improvements.
- Real User Monitoring (RUM).
- Analyze user transactions.
- Gain code-level insights.
- Track user engagement metrics.

Unified Monitoring Solution:
By combining both NPM and APM within the Obkio platform, you gain a holistic view of your IT landscape. This unified approach empowers you to identify and address performance issues seamlessly, whether they originate from the network infrastructure or the application layer. This not only ensures the reliability of data transmission but also enhances the user experience and application efficiency.
With Obkio's Network Monitoring Tool, you can have the best of both worlds, all in one integrated solution. This ensures that your business can thrive with optimal network and application performance.
Application Performance Monitoring (APM) and Infrastructure Monitoring are both critical aspects of maintaining a healthy and efficient IT environment. However, they focus on different elements, each with its own set of priorities and use cases.
As we’ve already discussed in depth throughout this article, APM is primarily concerned with the performance and behaviour of software applications. It delves deep into the application stack, monitoring elements like code execution, user interactions, and transaction performance.
Infrastructure Monitoring centers on the health and performance of the underlying IT infrastructure, such as servers, network devices, and data storage. It's concerned with the hardware and network components that support applications.
- Key Metrics: Infrastructure Monitoring tools gather data related to server CPU usage, memory consumption, network bandwidth, and device performance. These metrics assess the reliability and efficiency of the infrastructure.
- Use Cases: Infrastructure Monitoring is critical for businesses that manage complex network architectures, and data centers, and rely on various IT components. It ensures the smooth operation of these foundational elements.
- Benefits: Infrastructure Monitoring helps organizations proactively identify issues within the network and hardware, optimize resource allocation, and prevent connectivity problems. It contributes to stable data transmission and reduced downtime.
Scope: APM focuses on applications, offering insights into user experience and code-level performance. Infrastructure Monitoring looks at hardware and network components, ensuring the reliability of the underlying infrastructure.
Use Case: APM is crucial for businesses where software applications are central to operations and where user experience is paramount. Infrastructure Monitoring is essential when an organization relies on complex network infrastructures and data centers.
Integration: In many cases, both APM and Infrastructure Monitoring are necessary to provide a comprehensive view of IT performance. They can complement each other, ensuring the entire technology stack functions optimally.
Business Goals: The choice between APM and Infrastructure Monitoring should align with an organization's specific business goals and priorities. Both serve to enhance overall IT performance and user satisfaction.
In summary, APM and Infrastructure Monitoring are distinct but complementary disciplines. The choice between the two should depend on the nature of an organization's IT landscape and the areas where performance monitoring is most critical for its success. In many cases, a combination of both is the ideal approach to ensure a well-rounded IT monitoring strategy.
As we near the end of our journey into the realm of Application Performance Monitoring (APM), we wanted to leave you with some valuable tips. These insights are your compass for achieving peak application performance, all while leveraging the power of APM. By focusing on best practices and strategic approaches, you can fine-tune your applications for exceptional user experiences and business success.
Let's dive into these optimization tips and set you on a path toward performance excellence.
- Set Clear Performance Goals: Define clear and measurable performance goals for your applications. Understand what "good performance" means for your business and your users. This will serve as your benchmark for optimization efforts.
- Focus on User Experience: Prioritize user experience metrics such as page load times, transaction response times, and error rates. These metrics directly impact user satisfaction, so improvements here are often highly visible.
- Identify Bottlenecks and Slow Components: Use APM to pinpoint bottlenecks and slow-performing components in your applications. Whether it's inefficient code, a database query, or network issues, identifying the root cause is the first step in optimization.
- Code-Level Analysis: Leverage code-level APM to gain insights into how your application code performs. Identify areas that can be optimized, including inefficient algorithms, unnecessary loops, or memory leaks.
- Resource Allocation Optimization: Analyze resource utilization data provided by APM to optimize resource allocation. Ensure that CPU, memory, and disk resources are used efficiently to avoid performance bottlenecks.
- Database Query Optimization: Use APM to monitor database query performance. Identify slow queries and optimize them through indexing, query rewriting, or caching to reduce response times.
- Network Optimization: Address network-related performance issues revealed by APM with network optimization strategies. Optimize network configurations, address latency, and ensure adequate bandwidth to maintain smooth data transmission.
- Continuous Monitoring: Implement continuous monitoring to track performance trends over time. Regularly analyze historical data to identify patterns and proactively address performance issues.
- Custom Alerts and Notifications: Customize APM alerts and notifications to receive real-time alerts when performance metrics cross predefined thresholds. Prompt action is crucial for swift optimization.
- Collaboration Across Teams: Encourage collaboration between development, operations, and IT teams. Cross-functional cooperation ensures that performance optimization efforts are coordinated and comprehensive.
- Test and Benchmark: Use APM to conduct network load testing and benchmarking to assess how your applications perform under various conditions. This helps identify performance limitations and areas for improvement.
- A/B Testing: Utilize A/B testing to assess the impact of performance optimizations on user engagement and conversion rates. This data-driven approach helps refine your strategies.
By applying these tips and continuously leveraging APM data, you can optimize your application's performance, enhance user satisfaction, and achieve your performance goals. APM serves as a valuable asset for proactive and data-driven performance improvement.
In the dynamic digital landscape, where applications power businesses and user experience reigns supreme, Application Performance Monitoring (APM) stands as an invaluable beacon of insight and control. APM isn't just about identifying issues; it's a strategic approach to optimizing the heart of your digital presence – your applications.
Throughout this journey, we've unravelled the significance of APM. It's a proactive guardian, safeguarding your applications, user satisfaction, and bottom line. From detecting and addressing issues in real time to enhancing the overall user experience and resource efficiency, APM delivers tangible benefits that translate into business success.
As you embrace APM, it's also essential to consider the holistic approach offered by Obkio's Network Performance Monitoring (NPM) and APM features. Together, they empower you to fortify your network infrastructure, ensuring reliable data transmission, while also fine-tuning your web and HTTP-based applications for exceptional user experiences.
By embracing Obkio's NPM and APM features, you can build a robust performance monitoring strategy that covers the infrastructure and the applications, ensuring your digital presence remains competitive, innovative, and responsive to change.
In conclusion, APM isn't just a necessity; it's your strategic ally in the digital era. Embrace it, leverage the power of Obkio's NPM and APM features, and navigate confidently toward a bright digital future where performance excellence leads the way.
